Главная Юзердоски Каталог Трекер NSFW Настройки

Криптовалюта

Ответить в тред Ответить в тред
Check this out!
<<
Назад | Вниз | Каталог | Обновить | Автообновление | 11 5 8
Двач.Пул Аноним 28/04/25 Пнд 01:22:58 1261310 1
image 696Кб, 2560x1920
2560x1920
Итак /cc/ыкуны, придумал идею, го со мной реализовывать.
Значит хочу замутить коммьюнити для соло майнинга биточка-кормильца. Есть такой пул https://solo.ckpool.org очень увожаемый с невероятно увожаемым основателем. Можете загуглить Con Kolivas https://en.wikipedia.org/wiki/Con_Kolivas

На этом пуле народ играет в соло-лотерею, почти всегда проигрывает.
Ну так вот, у меня там тоже есть немного террахэшей и решил я значит взять в свой кооператив двачеров-криптанов.

Мое предложение:
Вы подключаете любую мощность на мой адрес, ставите как имя воркера 10 последних символов своего адреса BTC (В случае нахождения блока напишете тут адрес, на него и переведу долю), в случае решения блока я получу награду и распределю ее следующим образом:
Возьму данные с https://solo.ckpool.org/users/bc1qkkuthvy3ykdpdl6hsp4tzcwsw8w3vr2j6a44pz
Удалю всех воркеров у которых hashrate1d отличается от hashrate7d более чем на 20% (Так отсеятся те кто давно оффлайн и те кто баловался непотребствами)
И далее награда будет разделена на доли согласно количеству отправленных шар shares

Условия на старте можно подкорректировать

Подключать можно любое оборудование мощнее 1 ГИГАхэша (Почти любой USB свисток подойдет, Кон писал что он не банит воркеров с маленькими мощностями если он часть команды с адекватной мощностью)

Мой юзер https://solostats.ckpool.org/users/bc1qkkuthvy3ykdpdl6hsp4tzcwsw8w3vr2j6a44pz
Для чистоты могу поменять его чтобы уравнять шансы по шарам (Даже скорее всего надо будет поменять, потому что это KYC адрес)

Настраивайте своего юзера как
bc1qkkuthvy3ykdpdl6hsp4tzcwsw8w3vr2j6a44pz.10 последних символов вашего адреса

Сразу -
Да. Я могу наебать и забрать всю награду себе. Обратное недоказуемо до первой выплаты, но и после нее смогу. Никому не верьте.
Да. Никакой блок мы не найдем почти гарантировано.
Юзайте только имеющееся оборудование. Ничего не покупайте. Это пустая трата денег.
Не относитесь к этому как к варианту УУУуууХХх сколько баблища подниму! Скорее всего никто ничего не получит.

Зачем это анону? Просто шансов чуть больше. Вот и все.
Зачем это мне? ХЗ, одному скучно. А тут тредик будет.

Немцы кстати запилили подобный кооператив на 90TH
https://solostats.ckpool.org/users/bc1qeuupt2tgerfum8jclt8aklu9cdmzzkwml9lg7c


Если тред не взлетит то пох. Даже бампать не буду.
Аноним 28/05/25 Срд 22:54:39 1270462 2
Сколько в рублях в месяц ест твой нано? Собираюсь купить bitaxe
Аноним 02/06/25 Пнд 00:35:40 1271304 3
image 101Кб, 2362x556
2362x556
>>1270462
В веб морде написано 135 ватт. По факту может чуть больше. Рубли тут не при чем. У каждого свои цены на электричество.

Я короче этот пул забросил, он у меня третий резерный. Ушел на другой. Пикрил мои воины сейчас.
Аноним 14/06/25 Суб 23:19:13 1274321 4
>>1271304
Те что по сотне терахешей - полноценные асики?
Аноним 18/06/25 Срд 20:31:37 1274942 5
image 89Кб, 1008x890
1008x890
>>1274321
Да. Полноценные. Короче решил чет вкатиться в соло на всю котлету
Пикрил текущий сетап. Хотел еще один s21+ купить, но они оказались геморным говном
Сейчас 2 S19XP141T (Они б/у, забрал у хостера, без гемора с пересылами, просто трансфер контракта и погнал считать и эффективность в 22 джоуля в целом норм еще, на год хватит)
S21+216Т и S21+235T
Лизы на 30 дней каждый по 100Т, тоже S19 какие-то.

Сейчас тотал 1PH, все в соло. Но это за счет лиза. Надо что-то постоянное брать. На распутье. S21Pro может взять, или дождаться уже новой прошивки на S21+. А может на S21XP сейчас цены упадут из за выхода S23.
Аноним 23/06/25 Пнд 05:09:11 1276122 6
>>1274942
Найс-найс, а сколько стоит лиз этого?
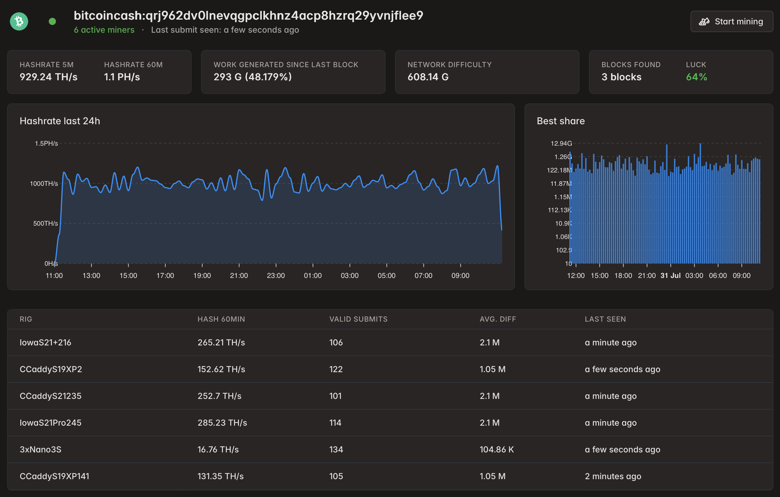
Аноним 31/07/25 Чтв 18:58:09 1286697 7
image 377Кб, 2622x1672
2622x1672
>>1276122
200 баксов за 100TH на 30 суток.

Итоговый сетап такой.
Ушел на соло BCH полностью. 3 блока забрал. По адресу в coinbase message можете чекнуть пул, там реализовано то что описано в ОП-посте.
Аноним 11/08/25 Пнд 08:53:16 1288898 8
>>1286697
А какой пул ты использовал ?
Аноним 14/08/25 Чтв 12:42:42 1289730 9
Аноним 23/08/25 Суб 17:09:58 1291460 10
>>1261310 (OP)
>Мое предложение
Теперь слушай моё предложение: Собрался и съебал с доски в течении 30 секунд, дольаёб-мудило
Аноним 09/09/25 Втр 00:09:20 1294809 11
memi-klev-club-[...].jpg 106Кб, 800x800
800x800
Настройки X
Ответить в тред X
15000
Добавить файл/ctrl-v
Стикеры X
Избранное / Топ тредов