Главная Юзердоски Каталог Трекер NSFW Настройки

Другие страны

Ответить в тред Ответить в тред
Check this out!
<<
Назад | Вниз | Каталог | Обновить | Автообновление | 503 72 82
Вьетнам тред №17 - Летний Аноним  28/05/25 Срд 06:01:49 1203266 1
VietnaTemp.jpg 423Кб, 1275x1650
1275x1650
Q: Какие визовые требования для въезда во Вьетнам и как продлить визу?
A: Для граждан России предусмотрен безвизовый въезд на 45 дней, а также электронная виза (e-виза) сроком на 90 дней.
Есть возможность сделать visa run (выехать из страны и въехать снова), однако для подачи на новую e-визу нужно находиться за пределами Вьетнама. Также есть долгосрочные визы, которые можно получить на основании работы, инвестиций, учебы или заключения брака с гражданином Вьетнама.

Q: Какой уровень медицины во Вьетнаме и как найти хорошую больницу?
A: Уровень медицины во Вьетнаме довольно высокий, при этом стоимость медицинских услуг обычно ниже, чем в России. Большинство больниц оснащены современным оборудованием, а врачи часто владеют английским языком, в крупных клиниках есть переводчики. Особое внимание стоит уделить стоматологии: здесь можно качественно лечить зубы по сравнительно низким ценам.

Q: Какие районы Вьетнама лучше подходят для жизни экспатов?
A: Популярные среди экспатов районы — центральные районы Нячанга и Дананга. Жить в мегаполисах, таких как Хошимин или Ханой, имеет смысл, если у вас есть работа, поскольку там плохое качество воздуха и высокие цены на аренду жилья. Другие регионы страны менее пригодны для жизни иностранцев, если у вас нет специфических целей или задач.

Q: Какие языки используют во Вьетнаме и нужно ли учить вьетнамский для жизни?
A: Знание английского во Вьетнаме ограничено, его понимают гораздо хуже, чем в соседнем Таиланде. Однако большинство людей активно пользуются мобильными переводчиками. Базовые знания вьетнамского (счет, простые фразы для общения с продавцами) будут преимуществом и помогут получить скидки, а также более уважительное отношение от местных жителей.

Q: Какие культурные особенности и традиции нужно учитывать при жизни во Вьетнаме?
A: Вьетнамцы не склонны к перфекционизму и пунктуальности. Например, вы можете получить документы с ошибками или столкнуться с некачественным ремонтом техники или мотоцикла. Важно проявлять терпение и быть готовым к тому, что придется просить о доработках или исправлениях. Это особенности местного подхода к работе.

Q: Как устроиться на работу во Вьетнаме и какие популярные сферы для экспатов?
A: Основные сферы для экспатов — преподавание иностранных языков, IT и сфера услуг. Хотя заработные платы относительно низкие, можно получить резидентскую карту, которая даст доступ к банковским услугам, включая открытие карт Visa и Mastercard.

Q: Какие варианты жилья доступны и как арендовать квартиру или дом во Вьетнаме?
A: Можно арендовать апартаменты в многоэтажных комплексах, небольшие таунхаусы или классические вьетнамские дома. Варианты варьируются от студий до квартир с одной-двумя спальнями. Также доступны виллы, иногда с бассейнами, но их немного, и цены на них высокие.

Q: Какова стоимость жизни во Вьетнаме и какие основные расходы?
A: Для комфортной жизни одному человеку потребуется примерно 20-25 миллионов донгов в месяц. Около 25% этой суммы уйдет на аренду жилья, еще 25% на еду. Оставшиеся 50% можно распределить на транспорт, медицину, покупку техники и одежды, а также решение визовых вопросов.

Q: Как открыть банковский счет и организовать переводы денег во Вьетнаме?
A: Наиболее распространенные способы — это использование карты «МИР» в VRB банке (без комиссии, но с невыгодным курсом) и p2p-обмен криптовалют. Вьетнам является одной из самых активных стран по p2p-обмену, и транзакции проходят быстро благодаря большому количеству предложений.

Q: Какой климат во Вьетнаме и как адаптироваться к погодным условиям?
A: Вьетнам — это тропическая страна, где климат отличается в зависимости от региона. В центральных областях температура редко опускается ниже 26°C, днем часто поднимается выше 32°C. Рекомендуется избегать прямых солнечных лучей с 10 до 15 часов, использовать солнцезащитный крем (SPF 50+), а открытые участки тела лучше закрывать одеждой. На побережье можно купаться до 9 утра и после 15 часов. В горах погода более прохладная, и в любое время года полезно иметь с собой ветровку. В сезон дождей возможны тропические ливни и тайфуны, о которых заранее предупреждают в новостях.

Прошлый тред тонет тут: https://2ch.hk/em/res/1170727.html
Аноним  28/05/25 Срд 06:38:45 1203272 2
Реально с военными визами чел поплыл. Самое главное я помню он кажется два года назад то же самое писал про эти визы. И ему тогда объяснили что это даже не визы.
Аноним  28/05/25 Срд 06:45:46 1203273 3
>>1203272
Да много таких, я вообще порой удивляюсь как люди годами живут во Вьетнаме не разбираясь как устроена визовая система и регулярно выдающие что-то вроде сабжа.
Аноним  28/05/25 Срд 06:50:24 1203275 4
photo2025-01-21[...].jpg 216Кб, 900x600
900x600
>>1203266 (OP)
Так, ананасы кто едет во Вьетнам, ставьте сразу прокси пачку для телеги, потому что компартия решила заблокировать Дурова. Чтоб не остаться без мессенджера лучше сделайте все перед вылетом. Проксю можно взять например тут https://t.me/ProxyMTProto
Аноним  28/05/25 Срд 07:20:51 1203279 5
Лендлорды не требуют всякие долгосрочные визы и охотно сдают жильё белым обезьянам надолго? Допустим я хочу приехать и снять на год.
В какой сезон снимать жильё на долгосрок дешевле?
Аноним  28/05/25 Срд 07:22:28 1203280 6
>>1203279
Нет не требуют. А где требуют вообще, бабки плати главное. Скорее для визы нужно снятое на большой срок жилье
Аноним  28/05/25 Срд 07:30:41 1203282 7
>>1203280
Ок, спасибо за инфу.

Еще на этот вопрос нужно понять ответ

>В какой сезон снимать жильё на долгосрок дешевле?

Дополню: насколько дешевле?
Аноним  28/05/25 Срд 07:32:58 1203283 8
>>1203282
А где снимать? Наверное ближе к морю в высокий сезон(который типа с апреля наверное по сентябрь, я хз) дороже. Но тут лендлорды в целом у себя на уме, я снимал в прошлом году конуру, в октябре съехал - но лендлорд все равно на лям повысил следующему снимающему. Хотя блядь зимой там реально не сладко думаю.
Аноним  28/05/25 Срд 07:33:53 1203284 9
>>1203279
Сейчас обязательно заключать контракт и регистрировать постояльцы в полиции. Без этого могут оштрафовать.

>Законом № 47/2014/QH13 «О въезде, выезде, транзите и пребывании иностранцев во Вьетнаме», в частности, статьёй 33. Согласно ей, иностранцы, временно проживающие во Вьетнаме, должны через лицо, непосредственно управляющее их местом проживания (обычно это арендодатель), подать заявление о временной регистрации в полицию коммуны, района или города, где находится жильё

>Если арендодатель не выполняет это обязательство, он может быть оштрафован на сумму от 4 000 000 до 6 000 000 вьетнамских донгов (примерно 160–240 долларов США). Это предусмотрено пунктом d части 4 статьи 9 Декрета № 144/2021/NĐ-CP
Аноним  28/05/25 Срд 07:37:32 1203285 10
>>1203282
Цена от сезона не зависит, народу дохуя в любое время года, тут вообще понятие сезон весьма абстрактное. Нельзя сказать, что зимой "не сезон", потому что температура 27-30 градусов, вечером 25-27, то-есть климат комфортный. Дождей проливных нет, даже сильный ливень не длится долго и можно подождать пока кончится и идти по делам. Плюс зимой приезжают зимовальщики в большом количестве.
Аноним  28/05/25 Срд 07:39:09 1203286 11
>>1203283
Да думаю в Даанге, не прям близко к воде с видами, но и не слишком далеко

>в октябре съехал - но лендлорд все равно на лям повысил следующему снимающему. Хотя блядь зимой там реально не сладко думаю.

Может инфляция у них там? В Тае например инфляция очень низкая всегда
Аноним  28/05/25 Срд 07:41:33 1203288 12
Аноним  28/05/25 Срд 07:45:29 1203290 13
Посоны, а кто в Таиланде был, в Дананге так же душно как в Пхукете, Паттайи?
Аноним  28/05/25 Срд 07:45:56 1203291 14
>>1203286
Официально инфляция 3%, на на деле я бы не сказал, что она вообще ощутима. На недвигу она точно не влияет. На неё влияет спрос и расположение. Если это какой-нибудь Днокеанус то там ушатанные хаты стоит сверходуя только потому, что там гетто из русских и 2 минуты пешком до моря. Если ты снимешь подальше от моря, то и выбор будет больше и цены ниже. Можно вообще в черте города поселиться, в доме с участком земли и жить там как дикарь за копейки.
Аноним  28/05/25 Срд 07:50:18 1203292 15
image.png 45Кб, 818x823
818x823
>>1203290
Дананг и Нячанг чуть менее душные чем Пхукет с Паттайей.
Аноним  28/05/25 Срд 07:53:28 1203293 16
>>1203292
Да на самом деле одна хуйня, что тут, что там. Разница только в том, что это разные моря.
Аноним  28/05/25 Срд 12:04:17 1203334 17
>>1203086 →
Да причём тут выгнали? Речь про геморрой, который вьеты устраивают экспатам в считанные дни, меняя правила визовые.

С визами вы тут хуйню несёте. Мне, пользователю визы, совершенно похуй на внутреннюю кухню их процессов. Если у тебя так дупа горит от военного продления, вспомни августовские визы на 45 дней, которые через месяц стали уже трёхмесячными, а до этого год были месячными.
Мне давали 3 месяца, потом стали давать 1, потом полтора и теперь 3. И это всё было официально, выходили какие-то законы, которые это регулировали, и всё это происходило в течение года, блядь. Я ни в одной стране такой визовой политики не видел ещё, везде сроки пребывания для туриков если и меняются, то раз в 20 лет дай бог. Я не в РФ живу уже больше 10 лет, такую хуйню вижу только во Вьетнаме.

Слава богу, что щас 3 дают, но учитывая весь мой прошлый опыт, это изменится по щелчку пальцев в один день, будем каждую неделю визаранить или как там ещё взбредёт начальству в голову.
Аноним  28/05/25 Срд 12:05:53 1203335 18
>>1203334
Это я ещё не вспомнил о том, что раньше я делал визу внутри страны и всем было ок. Теперь я должен обязательно выехать, и то, чтобы нормально сделать, я не официально правительству плачу, а каким-то схематозникам-россиянам, которые мимо компартии получают с меня гешефт. Хотя куда умнее было бы брать с меня деньги официально, не делать меня преступником, а главное - не ебать мне мозги схемаками.
Аноним  28/05/25 Срд 12:07:55 1203336 19
>>1203335
Я лично через вьетнамку делаю. Плачу поверх не так много
Аноним  28/05/25 Срд 15:33:37 1203362 20
>>1203334
>Я ни в одной стране такой визовой политики не видел ещё
Ты бомбишь с пустого места, дело было после ковида, страна только-только открылась и у них вся визовая политика была перезапущена, меняли буквально весь процесс. Ты просто приехал в неудачное время и потому насосался хуев. Сейчас у них новая система отличная от той, что была до ковида и скорее всего этот формат на долго.
>Мне, пользователю визы, совершенно похуй на внутреннюю кухню
Нихуя себе струя из муравьиного хуя!
Аноним  28/05/25 Срд 15:37:16 1203363 21
>>1203335
>каким-то схематозникам-россиянам, которые мимо компартии получают с меня гешефт
Хуя ты полыхаешь, эти россияне несут твои бабки вьетам. Можешь делать на прямую у вьетов, прайс будет не сильно отличаться, пикрил вьетнамский прайс на визовые услуги.
>брать с меня деньги официально, не делать меня преступником
Ты недавно во Вьетнаме да? Ты наверное еще и на границе устраиваешь спектакль, только бы не положить полтос погранцу в паспорт.
Аноним  28/05/25 Срд 15:37:39 1203364 22
WhatsApp Image [...].jpg 235Кб, 1544x1442
1544x1442
Аноним  28/05/25 Срд 16:21:10 1203380 23
>>1203362
У других стран тоже был ковид, а цирка не было.

>>1203363
Да похую кто из схематозников заносит каким схематозникам. Я хочу оплатить пошлину государству, которое меня принимает, сделать всё не выходя из личного кабинета на сайте, желательно. А ещё лучше получить номадскую визу, пусть она хоть х3 стоит от всей кутерьмы (пусть даже цену визарана внесут в эту пошлину), чтобы людям в 21 веке не нужно было в скотовозах терять сутки бесценной жизни на визараны.

Щас ещё, слава компартии, 3 месяца дают. В тот год, когда нужно было каждый месяц кататься, было абсолютно невыносимо.
Аноним  28/05/25 Срд 16:23:08 1203384 24
>>1203380
Все эти номады без оплаты налогов в лучшем случае не мешают
Аноним  28/05/25 Срд 16:24:01 1203385 25
>>1203334
>Мне давали 3 месяца, потом стали давать 1, потом полтора и теперь 3. И это всё было официально, выходили какие-то законы, которые это регулировали, и всё это происходило в течение года, блядь.
А могли бы просто нахуй послать, почему их должно ебать, что твоя страна посралась с другими и ей запретили эксплуатировать флот самолетов.
>Я ни в одной стране такой визовой политики не видел
А я ни в одной стране не видел, чтоб с туристами так сюсюкались, вместо того чтоб попросить на выход без всяких там продлений.
Аноним  28/05/25 Срд 16:26:49 1203387 26
>>1203380
>не нужно было в скотовозах терять сутки бесценной жизни на визараны
Ты теряешь или деньги или время. Да, было бы здорово получить номадскую визу, но зачем тогда ты полетел во Вьетнам а не в Тай? Там есть номадская виза — живи не хочу.
Аноним  28/05/25 Срд 16:32:38 1203390 27
>>1203384
Ну если лрнгстееры оплачивают страховку (т.е. не создают нагрузку на бесплатное здравоохранение), платят пошлины, да ещё и берут на себя обязательство вместо государства поднимать благосостояния граждан страны (своим оверпрайсом за недвигу и всякий общепит - как минимум), то почему нет? Один хуй у них есть министерство по этим вопросам, значит не убудет.

>почему их должно ебать, что твоя страна посралась с другими и ей запретили эксплуатировать флот самолетов.
Так речь не про застрявших в отпуске пидорахенов. Ну это форсмажор, со всеми бывает.

Если страна позволяет механику визаранов на концептуальном уровне, то нет смысла вилять жопой - типа лонгстееры там какая-то нежелательная нагрузка. Были бы нежелательными, сделали бы ебанутую неподъёмную визу, как в той же Японии, и дело с концом.
Искусственное дрочилово какое-то. Ну вот зачем было запрещать визы заказывать внутри страны? В чём смысл, если механизм их получения - только коррупционный, т.е. государству тупо нихуя с этого?

>>1203387
Тай многократно дороже по всей хуйне, смысл переплачивать? Вьетнам - идеальная локация сегодня. Лучшая в ЮВА по любому соотношению чего угодно. Так-то я могу по рабочей визе пердеть в Сингапуре, только мне это в хуй не нужно, платить х10-20 от моей жизни во Вьетнаме, лол. Можно и в Москве сидеть с такими вводными.
Аноним  28/05/25 Срд 16:34:16 1203391 28
>>1203390
>Тай многократно дороже по всей хуйне, смысл переплачивать?
Ну то-есть ты нищий хуй по факту, тогда сиди и обтекай.
Аноним  28/05/25 Срд 16:36:14 1203394 29
Мне в целом реально непонятно почему кто-то выбирает Вьетнам вместо Тая.

>>1203390
>да ещё и берут на себя обязательство вместо государства поднимать благосостояния граждан страны (своим оверпрайсом за недвигу и всякий общепит - как минимум)

Ну это чето на уровне таджик работает потому что русский ленится. Я хз, я не готов серьезно это все обсуждать - но по мне на лонгстееров особо надеяться нет смысла, хорошо если реально бабки потратят, ну хорошо вот тому у кого он купит чето. Но допустим купит - весь туризм даже у Тая это 16% экономики. У Вьетнама меньше конечно же.

>у вот зачем было запрещать визы заказывать внутри страны

Мне кажется запрета как такового не было. Т.е. чтобы кто-то так делать нельзя. Просто вся логика визовая такова, что их обычно получают за пределами государств. Я думаю было желание лишь соблюсти эту логику
Аноним  28/05/25 Срд 16:37:06 1203395 30
>>1203390
>Тай многократно дороже по всей хуйне
Например в чем?
Аноним  28/05/25 Срд 16:37:30 1203396 31
>>1203391
Да причём тут нищий. Нахуя мне переплачивать за более хуёвую страну-то? Что он предлагает? Трапов? Пьяное русское быдло? Острую еду безвкусную? Спасибо, не надо.

Вьет - ламповая страна, идеальная для хиккана.
Аноним  28/05/25 Срд 16:38:37 1203397 32
>>1203396
>за более хуёвую страну-то
Я бы так не сказал, Бангкок на голову выше всего столичного Вьетнама, разница просто огромна.
Аноним  28/05/25 Срд 16:38:40 1203398 33
>>1203396
Все трапы и пьяные это пара улиц буквально. Да и кроме Паттайи тоже есть города. Чианг май там, я хз, сам в нем не был, но под твой запрос 1в1 и может еще дешевле чем Нячанг даже будет в чем-то
Аноним  28/05/25 Срд 16:40:35 1203399 34
>>1203398
>Чианг май там, я хз, сам в нем не был
Я там был несколько раз, норм город, даже торговые центры приличные с большим ассортиментом. Но по сравнению в БКК конечно он провинциален.
Аноним  28/05/25 Срд 16:41:42 1203400 35
>>1203399
Мне тоже лично Бкк больше нравится, хотя в Чианг Мае и не был - просто мне кажется если чел предпочитает Нячанг(как я понимаю), то Бкк точно не в его вкусе будет. Да и душно там пиздец еще
Аноним  28/05/25 Срд 16:47:52 1203402 36
>>1203394
>непонятно почему кто-то выбирает Вьетнам вместо Тая
Потому что в каком-нибудь нячанге за 300 баксов в месяц ты будешь жить в пиздатой отельной комнате на первой линии в новом здании с новым ремонтом и включенной уборкой, из окна у тебя будет наипиздатейший вид на океан. А в здании будет бассейн-тренажерка и вся хуйня. На пхукете за 300 долларов ты получишь какое-нибудь убитое говно.
Аноним  28/05/25 Срд 16:49:21 1203404 37
>>1203402
На Пхукете мб и так. Но и Бкк и Паттайя и Чианг Май точно не так. Ну может вот реально 100 баксов будет дороже в Бкк, Чианг Май мб дешевле, Паттайя мб также. Хз
Аноним  28/05/25 Срд 16:51:43 1203407 38
>>1203395
Да жильё, как минимум.

>>1203397
Ну лично я не люблю мегаполисы просто. В Бангкоке только проездом бывал несколько дней, всегда попадал в какую-то парилку невообразимую, воздух осязаемый, как будто в киселе каком-то находишься.
Да, прибрежный Вьетнам тоже со своими приколами и назвать эту погоду прям хорошей не поворачивается язык, но тут уж не до выебонов, мир предлагает пальмы с купательным морем только в ебанутых широтах с влажной жарой, увы, - по этому пункту приходится затерпеть в любом случае, и Вьетнам - не самый худший представитель.
В Дананге я вообще не испытываю дефицита ни в чём: кормят, массаж делают, зубы лечат, МРТ худо-бедно (собирая консилиум из 12 человек, тру стори) делают. Ну брендов нет - для кого-то это проблема, но не для меня лично, поэтому похуй вообще.
А ещё... да просто нравится! Никаких мусульман вокруг (в тае минареты орали даже на мелких островах, когда я там был), люди нейтрально-дружелюбные и красивые (просто глаз радуется, когда ходишь по улицам), цветы кругом, еда хоть и скучноватая, но скорее нейтральная, без ебанутой остроты, которая в Тае повсеместно.

>>1203398
Так на горе же. Не имею ничего против, пусть и такое будет, но с морем приятнее.
Аноним  28/05/25 Срд 16:53:42 1203408 39
>>1203404
Бангкок - многомиллионник, нахуй тебе миллионник в тропиках, который даже не на побережье стоит. Паттайя дико засрана, плюс тот самый тагил.
Аноним  28/05/25 Срд 16:55:32 1203409 40
>>1203408
> плюс тот самый тагил.
Да какой тагил? Ты когда там был вообще? Там хайдабарат какой-нибудь скорее, чем тагил. Из русских там больше семей мне кажется сегодня
Аноним  28/05/25 Срд 16:57:32 1203410 41
image.png 187Кб, 360x360
360x360
Пришёл в ваш вьетконг банк, открыли счет сказали жди смс, уже день прошёл нихуя нет. Опять идти просить чтоб дослали?
Аноним  28/05/25 Срд 17:01:51 1203411 42
>>1203410
Твои донг посли на нузды компартия. Спасибо за слузбу, камрад. Взять квитанция миска-рис. Бесплатна
Аноним  28/05/25 Срд 17:05:25 1203413 43
>>1203402
>за 300 баксов в месяц ты будешь жить в пиздатой отельной комнате на первой линии в новом здании с новым ремонтом
Нет не будешь.
Аноним  28/05/25 Срд 17:10:18 1203417 44
>>1203410
Иди разбирайся, требуй. Не получится сходи в SeA они не такие крупные и работают нормально. Я в VCB четыре раза делал Face ID, а оно так и не работает. А в SeA у меня все заработало с первого раза, потому я у них обслуживаюсь (а еще у меня там Visa Gold азаза).
Аноним  28/05/25 Срд 17:11:04 1203418 45
>>1203417
>Visa Gold
Visa Classic конечно, напиздел немного.
Аноним  28/05/25 Срд 17:12:51 1203420 46
>>1203413
Даже на эйрбнб варианты есть.
Аноним  28/05/25 Срд 17:13:41 1203421 47
Аноним  28/05/25 Срд 17:15:17 1203423 48
>>1203420
А ну ты с дивана, я так и подумал.
>>1203421
Да. Но это неважно, они одно время даже по 45 штампу давали. Но все, лавочка закрыта, пирожков больше нет.
Аноним  28/05/25 Срд 17:17:32 1203425 49
>>1203423
Ну давай расскажи нам как оно на самом деле.
Аноним  28/05/25 Срд 17:17:44 1203426 50
>>1203417
я сначала в технобанк пришёл, меня оттуда послали, потом ещё с синим лого и словом вьет в названии, тоже смотрели как на дурачка, говорят визу на полгода давай.
Аноним  28/05/25 Срд 17:19:24 1203428 51
Так даже счет не открыть по тур визе? В тимо банке там? Карты-то у меня есть
Аноним  28/05/25 Срд 17:33:09 1203429 52
>>1203425
Нормальные апарты у моря стоят 12-15 лямов, за 300к ты получишь "ой знаете этот вариант уже занят, давайте мы покажем вам другой".
Аноним  28/05/25 Срд 17:35:01 1203431 53
>>1203426
Я так же ходил, пока мне кореш на написал, что дескать там карты дают. Я пошел себе сделал, и еще одному корешу сказал, он тоже сделал себе. Вьетнам он такой, во всем.
Аноним  28/05/25 Срд 17:36:23 1203432 54
>>1203428
>Так даже счет не открыть по тур визе?
Почему? Счет открыть можно, карту получить нельзя (официально).
Аноним  28/05/25 Срд 17:38:20 1203433 55
17481746008582.jpg 327Кб, 794x800
794x800
Вообще вот вам вьетнамская мудрость. Если вам вьетнамец говорит нет, это не значит, что нет. А если говорит да, это тоже не точно да.
Аноним  28/05/25 Срд 17:41:24 1203436 56
>>1203429
>за 300к
ты угораешь там 300 баксов было написано
Аноним  28/05/25 Срд 17:53:57 1203439 57
>>1203436
Я и имел ввиду это, просто опечатка.
Аноним  28/05/25 Срд 23:08:30 1203542 58
Ни разу не был ни в тае ни во вьетнаме, но душа лежит во вьетнам хз почему.
на неделю или две ехать нахуй не хочу, потому что пизда боюсь как летать а мне лететь 10 часов бля.
так что хочу прелететь и остаться на год сразу что бы не стресовать.

мне понравился отель на букинге за 400 долларов с видом на море.

может есть варианты дешевле? где ваше смотреть недвигу что бы не наебали?
Аноним  28/05/25 Срд 23:20:30 1203548 59
кто тут пиздел что жильё дорого?
вот за 300-400 баксов заебись варик

https://www.booking.com/hotel/vn/sea-swan.ru.html?aid=397594&label=gog235jc-1BCAEoggI46AdIM1gDaMIBiAEBmAEhuAEXyAEM2AEB6AEBiAIBqAIDuAKw393BBsACAdICJGQ4NDg0YWQzLWIyOGMtNDQ5My05M2QxLWVkM2E5MGViY2EyMdgCBeACAQ&sid=710135042c7b15e50afd72145451e53a&all_sr_blocks=563076308_365289026_2_0_0&checkin=2025-07-26&checkout=2025-08-23&dest_id=-3712125&dest_type=city&dist=0&group_adults=2&group_children=0&hapos=14&highlighted_blocks=563076308_365289026_2_0_0&hpos=14&matching_block_id=563076308_365289026_2_0_0&no_rooms=1&req_adults=2&req_children=0&room1=A%2CA&sb_price_type=total&sr_order=popularity&sr_pri_blocks=563076308_365289026_2_0_0__1437163000&srepoch=1748463585&srpvid=577f8ee54e4503bc&type=total&ucfs=1&
Аноним  29/05/25 Чтв 03:09:57 1203576 60
>>1203394
> Мне в целом реально непонятно почему кто-то выбирает Вьетнам вместо Тая.
Ну как минимум нормальная письменность и движение по правильной стороне дороги хотя с тем как ездят вьетнамцы это немного спорно.
Аноним  29/05/25 Чтв 05:55:33 1203605 61
image.png 1110Кб, 768x974
768x974
>>1203576
>нормальная письменность
Ну я бы поспорил. Понимание латиницы ничего тебе не даст без понимания диакритических знаков в которых вся соль.
Аноним  29/05/25 Чтв 06:53:43 1203611 62
920120189940640.mp4 5228Кб, 720x1280, 00:00:28
720x1280
>>1203605
Можно прекрасно читать и вылавливать ключевой посыл, понимать смысл и без диакритиков. Я так на A2 водительское сдал теорию на вьетнамском. Очень быстро привыкаешь к bai giu/gui xe, loi vao/loi ra, thang may, TTTM.

На вьетнамском гораздо сложнее говорить/слушать, чем читать. Про чтение вообще никто не слышал чтобы жаловался, тем более что морфология аналитическая.

Есть пара нюансов которые не совсем очевидны новичкам (ch=tr, яканье на Юге, зэканье на Севере), но это за пару часов усваивается.

А на изучение китайской иероглифики и прочих нестандартных лунных рукописей уходят месяца и даже года.
Аноним  29/05/25 Чтв 07:25:22 1203616 63
image.png 171Кб, 1920x1280
1920x1280
>>1203611
Писать по вьетнамски тоже довольно весело. А вот произношение конечно это надо подрочиться, я уже дохуя лет тренируюсь но все равно приходится дома заучивать дежурные фразы. И все равно меня могут не понимать, то ли из-за неожиданности от того что белая макака с ними по вьетнамски говорит, то ли от того, что я недостаточно напрягую щеки.
Аноним  29/05/25 Чтв 08:11:42 1203620 64
Где на Фукуоке можно двухкомнатное жилище снять на недели три? Аля бунгало или просто типа семейный номер.
Аноним  29/05/25 Чтв 08:21:59 1203621 65
>>1203620
>на Фукуоке можно двухкомнатное жилище снять на недели три?
Ты там ебанешься жить в этих пердях три недели. Да и сейчас не сезон там. Нахуя?
Аноним  29/05/25 Чтв 08:23:57 1203623 66
>>1203621
А реально, я думал с матерью туда съездить.
Аноним  29/05/25 Чтв 08:39:07 1203628 67
Screenshot451.jpg 85Кб, 629x828
629x828
>>1203623
Ну я не знаю, сейчас туда не самая хорошая идея ехать, лучше зимой.
Аноним  29/05/25 Чтв 11:59:58 1203680 68
Вкатился в этот ваш дананг, дешевого жилья не обнаружил. Все дешевое либо всратое, либо непонятно где. Что-то нормальное начинается от 14 млн, и то за студию. Это не хуя я вам скажу не дешевою
Аноним  29/05/25 Чтв 12:01:11 1203681 69
>>1203680
Да чет ты напутал, за студию точно меньше 14.
Аноним  29/05/25 Чтв 12:20:17 1203688 70
>>1203681
ну то что дешевле, какие-то бараки. На картинке ничего вроде, придёшь, хуйня полная. Сегодня штук 5 посмотрел уже. Одна было хорошая за 11, но там стройка за стенкой. А я уже понял что вьеты с 7 утра хуячат, спасибо не надо
Аноним  29/05/25 Чтв 12:37:54 1203694 71
Я вообще думаю переехать в Пном Пень или еще куда, виза там на год левая рабочая стоит копейки. Хз стоит ли конечно может похитят и на скам ферму батрачить заставят
Аноним  29/05/25 Чтв 13:29:11 1203711 72
>>1203694
> виза там на год левая рабочая стоит копейки
Пруфы?
>конечно может похитят и на скам ферму батрачить заставят
Скорее всего страшилки уровня "не едьте в Албанию, на органы разберут", что не отменят конечно того, что надо быть осторожным
Аноним  29/05/25 Чтв 13:35:40 1203713 73
>>1203711
>Пруфы?
Чел в Пном Пене так сказал. Он сам европеец, т.е. я у него визового агента просто спросил, со слов этого европейца 550 баксов в год, чето такое.
Аноним  29/05/25 Чтв 14:04:59 1203725 74
>>1203680
Ищи лучше. Пришёл как-то к чуваку в гости, такая же студия, как и у меня по метражу, только чуть подальше от моря, он 12 платит почему-то, я 6.
Аноним  29/05/25 Чтв 14:05:37 1203728 75
>>1203725
*и 6 - это тоже оверпрайс, в чатах и по 4.5 снимают (но в пизде, мне так не хочется просто)
Аноним  29/05/25 Чтв 14:10:55 1203731 76
>>1203725
>только чуть подальше от моря
Так это база, метров 500 от моря и ценник падает на 30%, я вообще живу за пару километров от моря в не туристическом районе и плачу 10 лямов за две двухкомнатные хаты на последнем этаже с террасой — в одной я сплю и жру, в другой у меня кабинет и гостиная.
Аноним  29/05/25 Чтв 14:21:32 1203737 77
>>1203688
>вьеты с 7 утра хуячат
Могут и в 5 утра разбудить тебя звуком кирпичей которые выгружают из грузовика. Я давно уже сплю в берушах и вообще похуй где там и что гремит.
Аноним  29/05/25 Чтв 14:39:25 1203743 78
>>1203731
Не, чувак дальше меня живёт (не сильно, но всё же), платит х2.
Короч, тут всё случай решает. Когда я вселялся в свою квартиру, через час девочка из чата в том же районе за 4.5 сняла вообще, через дом от пляжа.

Но есть нюансы всегда. Если кондей не 5 звёзд, то нажигать он будет будь здоров, знаю людей, которые за свет по 2кк отдают.
Я хз почему не все вьеты ставят нормальные, цены у них не сильно выше, зато экономия электричества колоссальная. Как-то жил недолго в квартире где 3/5 висел, почти 1.5кк вышло, я охуел конкретно. С пятизвёздными ~800к в среднем у меня выходит, например.
Аноним  29/05/25 Чтв 14:39:46 1203744 79
>>1203737
Когда стены трясутся от отбойника беруши не спасут))
Аноним  29/05/25 Чтв 15:02:16 1203750 80
>>1203725
>>1203731
Хз я первый раз вкатился, не хочу жить совсем далеко от туристических зон. Но вот то что я посмотрел, на My An мне не понравилось. Придёшь, дом вроде новый, но комната выглядит будто ей 20 лет, а ещё диван какой-нибудь стоит на котором дед умер. Мне море не особо интересно, просто мне показалось ближе к нему больше удобств/кафе/массажень.
Аноним  29/05/25 Чтв 15:04:29 1203751 81
>>1203737
Я уже проникся, у меня с отелям рядом реновация какая-то, прям в 6 утра в стенку за кроватью сверлить начали
Аноним  29/05/25 Чтв 15:28:53 1203757 82
>>1203743
>знаю людей, которые за свет по 2кк отдают
Я по 3-4 отдаю, но у меня 4 кондея и все они как ты сказал не пять звезд. Зимой конечно поменьше будет, 1.5-2кк
>не хочу жить совсем далеко от туристических зон
Ну и зря, все самое интересное начинается далеко от туристических зон.
Аноним  29/05/25 Чтв 15:30:48 1203759 83
image.png 179Кб, 450x450
450x450
>>1203751
https://shopee.vn/product/42620388/3737133456?gads_t_sig=VTJGc2RHVmtYMTlxTFVSVVRrdENkZExrZG1KbGNQZ3dJbEMwUStXSm5ZcmpTYXczdnptb0ZkUHRaZVMrWEFqUHpCZ1dxSXp6dWxWN3FFUTdZZ0NwaytGVGhYK0RmTUdHT3BZVEV1NDlObndHSXpFVmJRVi8rOFFHSnBvQlNQQVI&gad_source=1&gad_campaignid=22502559299&gbraid=0AAAAADPpQE4O2Z5JeUZrYHAjFJh6fbXE-&gclid=CjwKCAjwi-DBBhA5EiwAXOHsGbBbDtSj11WSRyKkGiegC97ItWTLaXK4HG4q_6pHwEVBkr4u8hgZGBoCXfAQAvD_BwE
Рекомендую. Коричневые топ, их вообще не чувствуешь пока спишь, очень мягкие.
Аноним  29/05/25 Чтв 16:55:16 1203780 84
>>1203744
Знаю, было дело. Мне делали перепланировку части хаты в течении полутора месяцев.
Аноним  29/05/25 Чтв 16:57:15 1203781 85
image.png 416Кб, 1097x742
1097x742
>>1203750
Вчера был у приятеля, на этой улице 3-4 новых дома построено, не видел, заселены или нет, скорее всего на низком старте уже.
An Thượng 21 называется.
Аноним  29/05/25 Чтв 17:23:51 1203791 86
>>1203781
я был там как раз сегодня, один уже построили сразу старым, второй мало того что достраивается буквально как в монти пайтоне открывашеь дверь, а там не квратира а обрыв, так ещё и цену попросили 14-18(в зависимости от этажа), за 26м2 студию
Аноним  29/05/25 Чтв 18:00:14 1203797 87
>>1203791
>так ещё и цену попросили 14-18(в зависимости от этажа)
Чет в голос. Лучше уж в высотке hiory там неподалеку снять двушку за 21. Минус школа на втором этаже
Аноним  29/05/25 Чтв 18:00:45 1203798 88
>>1203781
numero кстати заебись всем советую
Аноним  29/05/25 Чтв 18:01:23 1203799 89
>>1203781
А в муонг тань жил кто? Я знаю в отелях их блядюшники есть кстати. Но не был
Аноним  29/05/25 Чтв 18:01:45 1203800 90
>>1203799
>Я знаю в отелях их блядюшники есть кстати
При чем по всей стране в их сетке
Аноним  29/05/25 Чтв 18:17:03 1203801 91
>>1203799
Я не жил, но читал как чела там заливало с крыши. Он уже старый и пиздой покрытый.
Аноним  29/05/25 Чтв 18:30:55 1203805 92
>>1203799
Много кого знаю кто там жил, сам там бываю регулярно, но не живу.
Аноним  29/05/25 Чтв 18:35:08 1203806 93
>>1203805
>сам там бываю регулярно
И че ты там делаешь?
Аноним  29/05/25 Чтв 18:46:35 1203810 94
Аноним  29/05/25 Чтв 22:41:50 1203892 95
Во Вьетнаме можно купить метадон, как и где? И во вообще в какой из стран ЮВА проще купить героин и метадон?
Аноним  30/05/25 Птн 06:32:05 1203947 96
Аноним  31/05/25 Суб 08:26:11 1204314 97
Где искать доктора если что-то намотал?
Аноним  31/05/25 Суб 09:39:23 1204321 98
>>1204314
>Где искать доктора
В больнице.
>если что-то намотал
Что намотал? Хуй на руку?
Аноним  31/05/25 Суб 12:09:58 1204385 99
>>1204321
Намотал вьетнамку на хуй, теперь требуется доктор.
Аноним  31/05/25 Суб 14:13:41 1204440 100
>>1204385
че ты ее без гондона пер? в каких позах?
Аноним  31/05/25 Суб 14:44:14 1204448 101
>>1204440
а поза как-то влияет?
Аноним  31/05/25 Суб 15:14:48 1204461 102
>>1204448
Лечу зппп по фото партнерш.
Аноним  31/05/25 Суб 16:35:31 1204489 103
>>1204440
С гандоном но сосала без гандона, во всех позах, я их ебу так, что они потом ходить не могут.
Аноним  31/05/25 Суб 17:34:39 1204510 104
Аноним  31/05/25 Суб 18:10:05 1204525 105
Аноним  31/05/25 Суб 23:18:05 1204615 106
>>1203799
Жил. Как раз к слову о хатах за 300 баксов на берегу. В речном снимал 2br примерно за эти деньги, море буквально через дорогу. Вход в отель/апарты с разных сторон здания так что про блядушник не в курсе. Не лакшери, но жить можно. Ремонт зависит полностью от хози, состояние здания было норм, но немного совком пахнет, без лакшери.
Аноним  01/06/25 Вск 04:51:46 1204684 107
>>1204525
Ну в воскресение они скорее всего не работают, съезди в понедельник, скажи на ресепшене, что тебе анализы на ЗППП надо сдать. Я там родинку удалял лазером, нормальная больница.
Аноним  01/06/25 Вск 04:54:50 1204685 108
>>1204615
>В речном снимал 2br примерно за эти деньги, море буквально через дорогу.
У речного через дорогу хуевое море, потому что там вытекает Кай и все в говне обычно. Там и так каждый раз как в горах пройдет дождь река засирает илом весь прибрежный пляж. Литерали купаться в городе нормально можно зачастую только у пирса на Юге. Вообще речной Мыонг Тань самый всратый в плане расположения. Потому там и дешевле.
Аноним  01/06/25 Вск 10:19:34 1204716 109
>>1204685
Двачую. Там буквально в шаговой НИЧЕГО нет. Максимально всратое место.
Аноним  01/06/25 Вск 12:56:44 1204732 110
>>1204615
>так что про блядушник не в курсе.
Так он просто в массаже там
Аноним  01/06/25 Вск 19:42:34 1204824 111
А в нормальных отелях кто-нибудь снимал долгосрочно? Типа сьюты эти и тд.
Аноним  02/06/25 Пнд 04:46:08 1204914 112
>>1204824
А зачем? Какой в этом смысл? Жить в отеле по долгу это сомнительное удовольствие. Есть огромный выбор апартаментов на любой вкус и карман.
Аноним  03/06/25 Втр 00:03:09 1205137 113
Какие культурные особенности и традиции нужно учитывать при жизни во Вьетнаме?

Россиянин застрял во Вьетнаме без паспорта — у него украли арендный байк, забрали документы и избили палками.

Во вторник, 29 апреля, Андрей из Екатеринбурга арендовал мопед во вьетнамском городе Нячанг, оставив в качестве залога российский паспорт. По словам мужчины, на следующий день транспорт украли возле кафе (видео). Об этом он рассказал владельцу байка, но тот, вместо помощи, сразу потребовал у россиянина компенсацию.

Турист обратился в полицию, где его заявление приняли, но предложили прийти за ответом через месяц. Когда срок ожидания истек, он снова посетил участок, однако после визита обнаружил, что у него исчез загранпаспорт. Андрей считает, что документ пропал во время встречи с полицейским и владельцем мопеда:

Попробуй улететь из страны, и вообще приехать в аэропорт, желаю тебе удачи, — написал арендодатель туристу после разговора

О ситуации он сообщил в российское консульство, но там предупредили, что процедура подтверждения гражданства может занять от месяца до двух. Повторная попытка договориться с владельцем мопеда о снижении суммы компенсации с 500 долларов до 250 также обернулась конфликтом. Во время беседы с арендодателем мужчина рассказал свою историю другим русским туристам, которые пришли за арендой, и они решили отказаться от сделки:

Я начал им рассказывать ситуацию, которая произошла со мной. Что, вероятнее всего, вьетнамец, возможно, сам причастен к этой краже. Ну, невозможно рандомным ключом за 9 секунд угнать мопед. То есть время угона 9 секунд. Не 20 и не 30. Я начал им это все рассказывать. Мужик начинает забирать паспорт, а вьетнамец берет железную палку с пола и бежит на меня.

После конфликта мужчина получил травмы и обратился в больницу, где для фиксации побоев потребовалась справка из полиции. Однако там его дважды попросили приехать в другой раз. Помимо этого россиянин лишился билета на рейс из Нячанга в Астану, который улетел без него 1 июня. Теперь мужчина остался почти без денег, пока он живет в отеле и не может вернуться в Россию.
Аноним  03/06/25 Втр 00:59:37 1205143 114
>>1204914
Как раз в отеле жить охуенно, при условии, что это не стоит космос и тебе не нужны дохуя метры, а хватит дефолтной комнаты. У отелей обычно хороший локейшен. Уборка и весь сервис есть, все проблемы а-ля кондей сломался чини давай фиксятся быстро без переписки с бабкой-лендлордом. Нет скрытых платежей и объеба уровня вы разбили мою вазу спишу с вас 200 баксов и похуй, что этой вазы не было. С безопасностью в среднем получше. С насекомыми получше.
Аноним  03/06/25 Втр 03:20:29 1205162 115
>>1205143
Ну если за тебя дядя платит и списывает это как корпоративные траты, то да, охуенно.

А обычным нгуенам вроде нас посутка означает дыру в бюджете.
Аноним  03/06/25 Втр 03:27:54 1205163 116
>>1205162
Так-то во вьете отели и на лонг стей есть, любой сервис по брони открой. Там слегка другие условия типа уборка раз в неделю и оплачиваешь электричество по счетику, но ты все еще живешь в отеле.
Аноним  03/06/25 Втр 04:35:33 1205165 117
>>1205137
>Какие культурные особенности и традиции нужно учитывать при жизни во Вьетнаме?
1. Быть лояльным к опозданиям.
2. Проявлять уважение особенно если ты пришел в муниципалитет: надеть штаны, вежливый тон, легкие поклоны.
3. Вьеты однозадачные, если ты их грузишь сразу несколькими задачами, они начинают косячить.
4. Нужно уметь ждать
5. Проявлять настойчивость, но без перегиба, опять же с вежливостью. Если вьет отказывает, то это еще ничего не значит.
>По словам мужчины, на следующий день транспорт украли возле кафе
База. Нужно было парковаться на охраняемой парковке, чел сам виноват.
>Ну, невозможно рандомным ключом за 9 секунд угнать мопед.
Лол, личинка ломается за несколько секунд. Это дело на потоке стоит. \
>Теперь мужчина остался почти без денег, пока он живет в отеле и не может вернуться в Россию.
Нужно было сразу написать Анне Лось.
Аноним  03/06/25 Втр 04:46:09 1205166 118
>>1205143
>Как раз в отеле жить охуенно
Не вижу ничего прикольного проживать в тесном загоне для туристов, без нормальных условий для жизни.
>Уборка и весь сервис есть, все проблемы а-ля кондей сломался чини давай фиксятся быстро без переписки с бабкой-лендлордом.
Ну что за хуйню ты пишешь? Я решаю все свои проблемы по хозяйству буквально с первого пука в Зало. Тут же хозя вызывает рабочих которые мне что-то делают: камеру установить, кондик почистить, проводку протянуть куда-то отдельно, или еще чего. Всякие клининги тоже заказываются без проблем, только я этим не пользуюсь у меня свой робот пылесос и вообще я не доверяю посторонним в моем доме.
>Нет скрытых платежей и объеба уровня вы разбили мою вазу спишу с вас 200 баксов
Охуительные истории. Если ты испортишь имущество в отеле с тебя так же поимеют денег.
>С безопасностью в среднем получше. С насекомыми получше
Как раз таки в отеле быть обворованным намного вероятнее, чем в апартах куда кроме тебя никто не заходит. Ну а про насекомых вообще лол, отели кишат комарами, туда так же могут забегать тараканы и муравьи.

В отеле есть смысл жить, если ты тут временно и не хочешь пускать корни. Если тебе не интересно погружаться в культурный контекст. Если тебе не хочется иметь свой небольшой сад/террасу/крышу. Если ты не готовишь еду. Если ты турист и тебя это устраивает.
Аноним  03/06/25 Втр 04:47:37 1205167 119
>>1205166
Забыл написать про интернет. В отеле он хуевый. А в апартах, можно договориться (как я это сделал) чтоб тебе протянули оптику индивидуально в хату и поставили безлимитный тариф.
Аноним  03/06/25 Втр 11:35:54 1205224 120
>>1205143
Работать негде. Обычно там косметический столик и всё, стулья неудобные. Кухня нужна хотя бы минимальная, даже если ешь не дома: кофе навертеть, бутерброд сделать. Нахуя эти сложности, если всё это по дефолту решено в студиях - хуй его знает.
Аноним  03/06/25 Втр 14:00:14 1205246 121
>>1205224
>Работать негде
Это пиздец база. Я заебался искать вариант чтоб у меня было два бедрума — один с кроватью, а другой без, под кабинет, чтоб я туда все свое дерьмо сложил и мог спокойно работать. В итоге с хозей договорились, что она лишнюю кровать разберет. В идеале конечно вообще можно снять 2-3 бедрумный домишко и частично обставить за счет хозяев (они часто идут на встречу если ты подпишешь контракт на год и внесешь депозит), а частично прикупить самому.
Аноним  03/06/25 Втр 14:20:19 1205249 122
>>1205167
>договориться попердолиться куда-то там написать бабке, которая не может в англюсик и вообще живет в 300 км, робот-пылесос
Вся суть
>Как раз таки в отеле быть обворованным намного вероятнее
В отеле по крайней мере висят камеры и на входе на ресепшен 24/7 сидит холуй, который более менее следит, чтобы не праздношатались. А от твоей квартиры может быть буквально второй набор ключей, вернешься домой, а имущества нет.
>Охуительные истории. Если ты испортишь имущество в отеле с тебя так же поимеют денег.
Под спойлер загляни. Вы у нас сломали то, чего у нас не было, это наиклассический способ поиметь с лоха денег во всех сервисах по бронированию.
>а про насекомых вообще лол, отели кишат комарами, туда так же могут забегать тараканы и муравьи.
Отели, во-первых, преимущественно свежие. Во-вторых. таки проводят санобработку. Чо там в каждой конкретной квартпре будет - хуй знает.
>свой небольшой сад/террасу/крышу
Есть балкон с видом на море, есть бассейн на крыше. Чо тебе еще надо. При этом я буду жить где-нибудь в центре, а не на выселках в районе для местных, откуда мне надо будет выбираться на мопеде с их ублюдским движением.
>Если ты не готовишь еду
Сними с кухней номер, вопрос в чем. И такие есть. Хотя хз зачем в юва готовить с их изобилием дешевой еды.

Ну а так каждому свое. Одному все эти двушки-трешки нахуй не сдались.
Аноним  03/06/25 Втр 15:03:57 1205261 123
>>1205249
>В отеле по крайней мере висят камеры и на входе на ресепшен 24/7 сидит холуй
У меня тоже висят камеры везде и тоже сидит охранник который может в английский и французкий. Хозя тоже прекрасно говорит на инглише.
>это наиклассический способ поиметь с лоха денег во всех сервисах по бронированию
Я так понимаю ты тот самый лох, раз так сердечно пишешь об этом?
>Чо там в каждой конкретной квартпре будет - хуй знает.
Тоже самое что в отеле, потому что убираются ВНЕЗАПНО точно такие же клинеры.
>Есть балкон с видом на море, есть бассейн на крыше. Чо тебе еще надо.
Террасу, свой сад, BBQ зона куда я свой гриль могу поставить, и желательно уличная кухня, чтоб воком дома не вонять.
>Одному все эти двушки-трешки нахуй не сдались.
Ну если вся твоя деятельно дома это прилечь и поспать, то да, не нужно.
Аноним  03/06/25 Втр 15:12:55 1205263 124
>>1205261
Ты там определись у тебя домик, где никакого хуя на ресепшен не будет, или многоэтажечка, где никакого личного садика и уличной кухни нет. Я хуею блять скопипастил плюсы из двух и перемогает вымышленным аппартом, который то ли квартира, то ли отдельно стоящий дом. Алсо очень смешно как ты упорно обходишь тему локейшена и начинки дома типа тренажерок-бассейнов. Нинужна, понимаю.
Аноним  03/06/25 Втр 15:17:07 1205264 125
>>1205263
Ты ебанутый? У меня руфтоп на 100 квадратов, в апарт комплексе. Спортзал рядом в 3 минутах пешком.
Аноним  03/06/25 Втр 15:33:26 1205265 126
>>1205249
>Хотя хз зачем в юва готовить с их изобилием дешевой еды.
Потому что мы уже не застали голод и можем выбирать, что есть?
Мне вот не всралось жрать сладко-солёный кляр в любом блюде, тонну умами. Сахар-сахар-сахар, везде, блядь, сахар. Даже в фобо, даже в Аллахе.
Готовить самому - база здорового современного человека. ОСОБЕННО в Азии, где нормальной еды нет вообще.
Аноним  03/06/25 Втр 18:29:32 1205290 127
>>1205265
Ну кстати, справедливости ради во Вьетнаме локальная еда более здоровая чем в Тае. Есть на завтрак банькуоны, суп, на обед можно рис с тушеной рыбой (кхо) или мясом, овощей побольше и суп кислый (чань), на ужин ксой с курией, можно йогуртный салат с фруктами — это вполне себе норм питание. Ну по крайней мере я бы неделю точно прожил бы так, а может и месяц.
Аноним  03/06/25 Втр 19:43:57 1205298 128
>>1205290
А в Тае что нельзя рис на завтрак? Рис на обед? И рис на ужин? Мангорис на десерт.
Аноним  04/06/25 Срд 04:31:00 1205446 129
>>1205298
Рис он везде рис, но я не про это, а про сами блюда которые у вьетов по моим субъективным ощущениям более здоровые. Например многообразие супов у вьетов, много зелени, рыба и морепродукты. Если даже сравнивать базовые фо и том ям, то фо более подходящая на евридей еда. Вьетнамская кухня более мягкая и не такая острая, специй меньше, упор на залень и овощи, что полезно для пищеварения. Ну и разнообразие — ужин локалов это всегда несколько блюд в сбалансированном сочетании.
Аноним  04/06/25 Срд 09:38:57 1205471 130
Есть ли плюсы жить в Ханое относительно других локаций вьета?
Аноним  04/06/25 Срд 10:06:33 1205478 131
>>1205471
Плюсы есть, но минусов больше. Если тебе похуй на качество воздуха которым ты дышишь, если тебе ок когда грязь и пыль кругом, если тебе кайфово когда дождь, ветер и +15 градусов зимой, а дома нет ни печки, ни батарей. Если тебе норм когда в мегаполисе с 9 лямами населения жара +35 и пробки на дорогах. То конечно все это меркнет на фоне огромного количества кафе и ресторанов, торговых центров, культурных мероприятий и в общем и целом столичной жизни.
Аноним  04/06/25 Срд 10:52:58 1205491 132
>>1205298
Потом такой смотришь гликемический индекс риса и перестаёшь такую хуету нести.
Аноним  04/06/25 Срд 10:54:34 1205493 133
>>1205471
>ехать в тропический рай
>селиться в перенаселённом мегаполисе
Аноним  04/06/25 Срд 14:06:43 1205541 134
>>1205493
>ехать в тропический рай
раем он кажется только первые 2-3 года, а потом это формат нормы и на море становится как-то похуй, ну, море и море.
Аноним  04/06/25 Срд 14:31:03 1205557 135
>>1205541
Уедешь на 1 день от моря в душный вонючий мегаполис - и всё вернётся в норму.
Аноним  04/06/25 Срд 18:51:23 1205609 136
>>1205493
Блять я три года живу в азии, на море стало абсолютно похуй через полгода примерно хоть и жил рядом. Че на этом море то делать? Лежать лутать рак кожи? Если плавание надо то это в бассейн а не в море. Ну только если ты серфер или еще какой долбоеб тогда наверное надо море.
>>1205557
После провинции в мегаполисе прикольно, но как быстро заебет не знаю
Аноним  04/06/25 Срд 19:09:36 1205624 137
>>1205609
Море нужно за тем, чтобы оно было. Вкусный воздух, радует глаз, рыба в доступе.
Аноним  04/06/25 Срд 20:54:53 1205641 138
>>1205624
пидорашка выбрался на море
Аноним  04/06/25 Срд 23:02:51 1205659 139
Аноним  05/06/25 Чтв 03:22:54 1205731 140
>>1205471
Ханой - хуета для чиновников. Не нужен.

Если нужен мегаполис, вам в Сайгон. Вот здесь реально душа, активности, бизнес кипит, etc.
Аноним  05/06/25 Чтв 05:35:09 1205742 141
>>1205731
Сайгон определенно лучше Ханоя, буквально во всем. Но у Ханоя есть свои плюсы — это транспортный хаб к топовым туристическим местам типа Сапы, Ниньбинь, Хазянг. Но для того чтоб ездить в туры не обязательно там жить. Впрочем я и в Сайгоне жить не рекомендовал бы.
Аноним  05/06/25 Чтв 08:30:13 1205780 142
В каком районе лучше селиться в дананге, чтобы баньбаомэн под окном не орал и американские пидорашки не докучали?
Аноним  05/06/25 Чтв 08:31:08 1205781 143
Аноним  05/06/25 Чтв 10:00:33 1205804 144
image.png 55Кб, 200x200
200x200
Какого хуя днем ничего не работает, идешь все закрыто, где они сами едят днем? Что это за хуйня? у меня жопа сгорела под солнцем литерали пока я нашёл где поесть
Аноним  05/06/25 Чтв 10:06:53 1205806 145
>>1205780
Буквально любая параллельная барной улице улица. Я не знаю, как это работает, но ночью я выхожу на площадку возле дома, и там такая тишина, что она аж звенит в ушах. По каким-то делам завернул за угол ночью, а там из быдлятников орёт музыка, которую у меня вообще не слышно, и гоняют байки.
Аноним  05/06/25 Чтв 10:09:34 1205807 146
>>1205804
Ну ты, видать, где-то у реки шляешься рядом с высотками. Или в этом районе возле порта (забыл название).

Вот в Дели недавно был, там настоящий ад. В центре еды нет вообще, прошёл 5 микрорайонов, ни одной забегаловки. Пришлось брать тук-тук и куда-то ЕХАТЬ, чтобы поесть. Во Вьетнаме это нонсенс, буквально ж в каждом доме бунчашно-фобошная и кофе.
Аноним  05/06/25 Чтв 11:43:49 1205823 147
>>1205807
так они вроде есть, но днём все закрыто. Это я не только около себя и в других местах подмечал
Аноним  05/06/25 Чтв 13:36:22 1205840 148
>>1205804
С 2 до 4 сиеста, мало чего работает на улице в это время. Если приспичило пожрать лучше это делать на фудкорте. Ну или ходить страдать искать место где открыто.
Аноним  05/06/25 Чтв 14:35:26 1205855 149
>>1205840
а я ещё думал тайцы распиздяи...
Аноним  05/06/25 Чтв 14:55:53 1205867 150
>>1205840
>фудкорте
Это каком епт
Аноним  05/06/25 Чтв 15:00:24 1205870 151
>>1205823
Доставки тогда, как альтернатива. Я просто в 2 только просыпаюсь, никогда не был в это время на улице, даже не знал о такой проблеме, лол.
Аноним  05/06/25 Чтв 16:55:11 1205911 152
>>1205867
Да в том же Лотте, или в Go, или в Goldeт Coast если тебе надо в центре. Ну, я это про Нячанг, если что.
Аноним  05/06/25 Чтв 16:55:31 1205912 153
Аноним  05/06/25 Чтв 16:56:24 1205913 154
>>1205855
Да много где в тропиках такая хуйня, в той же Греции хуй пожрешь в полдень.
Аноним  05/06/25 Чтв 16:58:38 1205915 155
>>1205867
В конце концов можно в макдак сгонять.
Аноним  05/06/25 Чтв 17:01:01 1205917 156
>>1205913
В греции нет такой хуйни
Аноним  05/06/25 Чтв 17:01:21 1205918 157
>>1205915
Самый хуевый макдак тут. Вроде даже травились в нем
Аноним  05/06/25 Чтв 17:01:56 1205920 158
Недавно чет в чат местных скуфов заглянули - там типу чет не понравилось, ему мол русич съеби, а это узбек был.
Аноним  05/06/25 Чтв 17:16:04 1205925 159
>>1205918
Их два, жру постоянно уже несколько лет, все ок.
Аноним  05/06/25 Чтв 17:17:22 1205926 160
>>1205917
Я всю Грецию не скажу, был только на Крите, там после обеда до четырех хуй куда сядешь, везде закрыто.
Аноним  05/06/25 Чтв 17:24:02 1205927 161
>>1205926
Ну тут хуйню таки несешь, на курортах хуярят 24/7, владельцы кафешек буквально живут в этих тавернах, сервируя еду с 8 утра до полуночи и дальше.
Ну а так с полудня до двух-трех это стандартное время обеда, все открыто. Закрыто может быть с 3 до 6-7 на то уж пошло.
Аноним  06/06/25 Птн 07:26:57 1206039 162
Аноним  06/06/25 Птн 08:43:54 1206041 163
>>1206039
Про еду в дананге, время есть дананг
Аноним  06/06/25 Птн 09:12:51 1206046 164
family-house-sm[...].jpg 78Кб, 601x900
601x900
Хочу попробовать снять дом вьетнамского господина аля пикрил. Пердеж нгуена за стеной не слышно, железного коня можно прямо на кухне запрячь, да и территория больше, чем в любой квартире за те же деньги. Но почему то все стремятся жить в океанусах и прочих анусах, значит есть какие-то подводные?
Аноним  06/06/25 Птн 09:33:10 1206052 165
>>1206046
Если ребёнок хотя бы в одной из комнат - тоби пэзда. Если двое - смэрть.

А в остальном, все нормальные люди только в таких и живут.
Аноним  06/06/25 Птн 09:34:03 1206053 166
>>1206046
Одному хз стоит ли в таком жить?
Аноним  06/06/25 Птн 11:15:59 1206072 167
>>1205804
Моя истрия получила продолжение. Сегодня вышел ПОРАНЬШЕ, чтоб успеть до ебанной сиесты, захожу в ближайшее место, там какой-то слёт водителей граба, почти полное, но с краю можно присесть. Подхожу к гуку, а он машет руками и говорит NO NO, мол пошёл нахуй, так и ушёл голодный с лицом лягушки. Я их жёлтый рот ебал.
Аноним  06/06/25 Птн 13:09:25 1206097 168
>>1206046
>Но почему то все стремятся жить в океанусах и прочих анусах
Кто все-то? Там только быдло и туристы живут.
>есть какие-то подводные?
Нет никаких подводных, просто это дороже и зачастую хорошие дома сдаются без мебели. Либо с хуевой мебелью которую никуда не денешь и приходится терпеть. Или с максимально всратым ремонтом.
Аноним  06/06/25 Птн 13:10:32 1206098 169
>>1206053
Ну а почему нет? Они не такие большие как кажется. Можно жить как царь во дворца.
Аноним  07/06/25 Суб 18:45:38 1206416 170
>>1206098
Это ж можно ебанутся если один в доме с кошкоженой норм
Аноним  07/06/25 Суб 18:47:45 1206417 171
image.png 679Кб, 734x504
734x504
Аноны у кого был опыт знакомств на пляже, поделитесь.
Аноним  08/06/25 Вск 06:14:46 1206483 172
>>1206416
Можно обычных котов завести или собаку. Чтоб охраняли тебя от тараканов и павуков.
Аноним  08/06/25 Вск 08:58:07 1206488 173
Платиновый вопрос - буду делать виза-ран из Тая, какой маршрут посоветуете на 3-4 дня? На севере был, планирую где-то с центра до юга, в закладках Дананг и Далат, что стоит между ними зацепить? В Хошимин не планирую, говорят типичная помойка мегаполисная
Аноним  08/06/25 Вск 09:29:51 1206495 174
Нужно перевезти кучу коробок с вещами из Нячанга в Хошимин, может кто-нибудь знает, как проще всего организовать доставку? Вьетнамская почта норм?
Аноним  08/06/25 Вск 09:44:20 1206499 175
>>1206483
Ага а потом аренда закончится и куда девать скотину, к которой уже прикепел?
Аноним  08/06/25 Вск 10:26:21 1206503 176
>>1206495
Спроси в любом чате названия транспортных компаний. Переезд Няч-Дананг обошёлся мне в 300к донгов, лол. Поскольку я с тяном, то вёз 3 чемодана и около 10 коробок. Логотип у ТК вроде бы на жёлтом фоне.
Аноним  08/06/25 Вск 11:38:13 1206511 177
>>1206503
500км, сотню+ кг багажа за 11 баксов? Ни капли не пиздежь
Аноним  08/06/25 Вск 13:46:40 1206536 178
>>1206499
Продляешь аренду или снимаешь что-то еще, какие проблемы?
Аноним  08/06/25 Вск 13:52:05 1206542 179
image.png 593Кб, 612x408
612x408
>>1206488
Если в центр то рекомендую Хюэ, там есть что посмотреть.
Аноним  09/06/25 Пнд 11:45:25 1206707 180
>>1206542
Туристическая клоака же с соответствующей инфраструктурой. Пожрать буквально негде приличной еды, вьетнамская вся х2 от остальных городов. Пара спешелти кофеен есть, так они везде есть.
Разве что проспекты наличествуют, где можно пешком пройтись, как белый человек, это правда. Не на домики же смотреть там, ей-богу. А больше и нехуй делать.
Аноним  09/06/25 Пнд 14:28:40 1206742 181
>>1206488
> В Хошимин не планирую
Там есть меконг и те ходы из вьетнамо-американской войны, пару дней точно ок + по еде много вариантов ну и 18+
Аноним  09/06/25 Пнд 14:45:11 1206749 182
>>1206707
Так он на визаран и едет как турист.
Аноним  09/06/25 Пнд 14:45:38 1206751 183
>>1206742
>Там есть меконг
И хули там хорошего?
Аноним  10/06/25 Втр 11:08:17 1206957 184
>>1206742
Куда бы посоветал бы сходить, что посмотреть? Где искать 18+?

другой анон
Аноним  10/06/25 Втр 14:01:44 1207002 185
>>1206749
Ну в Хуе, как мне показалось, туризм в самом его паршивом виде, как в Анапе, когда кругом сплошное наебалово, а жизни как таковой нет. В условной Барселоне ты можешь отойти от туристических улиц и найти всё, что тебе нужно: еду, развлечения и т.д.
Здесь же весь город какая-то сплошная наёбка, будто вокруг дворца просто построили картонные декорации, нагнали статистов и велели имитировать жизнь. Но мб это мои личные впечатления, единственный вьетнамский город, который не понравился, лол.
Аноним  11/06/25 Срд 05:58:15 1207172 186
image.png 4014Кб, 2000x1331
2000x1331
Аноним  11/06/25 Срд 08:14:18 1207179 187
>>1207172
Что там есть? Что по ценам?
Аноним  11/06/25 Срд 09:07:31 1207183 188
>>1207179
Да все есть. И шлюхи и дерьмо разное, причем все продается буквально в открытую.
Аноним  11/06/25 Срд 10:16:21 1207195 189
qDud1vIkuScorWS[...].webp 9Кб, 255x255
255x255
К слову есть аноны кто в сайгоне и желает затусить? Можно барчик/клуб, либо днём куда-нибудь походить, где интересно. Вкатываюсь на пару дней до пн.
Аноним  11/06/25 Срд 10:30:44 1207196 190
Аноним  11/06/25 Срд 11:30:16 1207211 191
>>1207196
хуй не сосу, бочку не делаю
Аноним  11/06/25 Срд 12:47:04 1207226 192
Как выжить на тысячу долларов во Вьетнаме? Какой уровень жизни меня ждет за эту минималку?
Аноним  11/06/25 Срд 13:44:36 1207254 193
>>1207226
Чуть более высокий, чем в любом месте, где ты сегодня живёшь.
Аноним  11/06/25 Срд 13:45:03 1207255 194
Аноним  11/06/25 Срд 15:20:39 1207274 195
>>1207255
А есть хоть какие то плюсы выбирать эти места для жизни вместо Вьетнама если ограниченный бюджет косарь бакс? На сколько реально дешевле там жить ваще? И насколько сильно теряется комфорт
Аноним  11/06/25 Срд 17:02:36 1207302 196
>>1207211
А чем мне с тобой заниматься?
Аноним  11/06/25 Срд 17:04:52 1207304 197
>>1207274
Насколько дешевле я не знаю, но жить придется беднее, так как там уровень жизни похуже чем во Вьетнаме.
Аноним  11/06/25 Срд 17:11:55 1207309 198
500231008122359[...].jpg 282Кб, 1080x1350
1080x1350
>>1207226
Штука баксов это 26 лямов донгов. В условном Нячанге, на эти деньги ты снимешь скромную хату за 5 лямов, 21 лям у тебя будет на жизнь. Если ты купишь себе байк и будешь ездить на рынок за продуктами, то хорошо сэкономишь. Одеваться можно в секондах, они сейчас тут в моде, винтаж хуе мое. Сам там покупаю одежду потому что размеры адекватные, шмот везут из японии, европы, сша. Хорошие японские джинсы, буквально новые я взял за 400к, например. Страховка в местной Bao Viet стоит 800к на срок действия тур визы, покрывает лечение во всех хороших больницах. Поездка на визаран раз в 3 месяца это 3 ляма. В общем жить то можно, но деньги придется считать.
Аноним  11/06/25 Срд 17:53:05 1207320 199
>>1207309
>В условном Нячанге, на эти деньги ты снимешь скромную хату за 5 лямов.
Хочу жить в большом городе типа Ханоя/Хошимина, смотрю там вроде тоже за такие деньги можно хату снять либо чуть дороже.
>ездить на рынок за продуктами
Это не вариант точно, я вообще сам не готовлю, но вроде еда готовая дешевая здесь, дешевле чем в рф
>Одеваться можно в секондах, они сейчас тут в моде
как их искать?
>Страховка в местной Bao Viet стоит 800к на срок действия тур визы, покрывает лечение во всех хороших больницах. Поездка на визаран раз в 3 месяца это 3 ляма
Вот тут интересно, вроде намного дешевле обновляться каждые 45 дней просто, но я так понимаю на штамп нельзя взять страховку. Если делать турвизу то в какой момент и где надо брать страховку?Расскажи пожалуйста подробнее про это
Аноним  11/06/25 Срд 18:38:00 1207329 200
>>1207320
На штуку проживёшь, не ссы. Литровая тарелка супа - доллар, о чём тут говорить вообще. На крайний случай к буддистам сходишь, дадут поесть.

Те квартиры, что здесь за 5кк, гораздо более просторные, чем в человейниках РФ за сопоставимые деньги (щас вон и 19метровые, как я слышал, сдают).

Отдельный гемор, конечно, визараны и страховки (в РФ ты за это не платишь). Но это уравняет дешёвую доставку еды, которая в РФ нихуя не дешёвая в сравнении со Вьетнамом.
Я вот вьетнамскую еду не ем, ну просто не нравится, т.е. переплачиваю очень сильно, в среднем трачу миллионов 12 на еду. Что, опять же, полностью в твой бюджет вписывается. Ну если ты не кабан, конечно.

И там, понятное дело, раз в n-месяцев разом закончится всё: порошок, бритвы, моющие средства и шампуни - ну там придётся анусок подсжать.
Аноним  11/06/25 Срд 19:47:43 1207343 201
image.png 353Кб, 1960x1298
1960x1298
Вот вам жизнь на косарь в месяц
Аноним  12/06/25 Чтв 04:24:46 1207426 202
>>1207343
О, двачер у которого был секс. Пили прохладную
Аноним  12/06/25 Чтв 04:55:51 1207428 203
17472154782480.jpg 217Кб, 1004x1128
1004x1128
>>1207343
>Алкоголизм, бухло, пиво
Почему разные категории?
Аноним  12/06/25 Чтв 11:21:59 1207463 204
image.png 241Кб, 2022x926
2022x926
>>1207426
Ну был и был
>>1207428
Да я от руки пишу в заметки себе на айфоне потом в нейросеть скидываю поэтому категории кривые.

За март вот вообще около 920 баксов было. Не знаю че вы там жрете на 12 Лямов, я питался всегда в доставках здоровой едой не вьетнамской
Аноним  12/06/25 Чтв 16:56:17 1207596 205
sticker1.png 144Кб, 512x512
512x512
>>1207463
>Лечение ЗППП
Пили давай прохладную как писюн лечил в вереничке.
Аноним  12/06/25 Чтв 21:07:21 1207658 206
>>1207426
>>1207596
Да заебал ты со своими прохладными, так бывает когда ебешь вьетнамок без гандона
Аноним  16/06/25 Пнд 07:48:56 1208530 207
image.png 1190Кб, 810x625
810x625
>>1203266 (OP)
Добрый вечер на пальму, гуки!
Сегодня на лунном сходе нгуенов, вышел новый THÔNG BÁO.
Сайгон и Ханой — воры и блатные.
Далат и Вугнтау — мужики и стремящиеся.
Нячанг — черти, чуханы и козлы.
Дананг — петухи, терпилы и обиженники.
Аноним  16/06/25 Пнд 07:57:23 1208531 208
>>1208530
Ты из Дананга или Нячанга?
Аноним  16/06/25 Пнд 15:07:22 1208623 209
>>1208530
Всем Часик в радость,
Cơm tấm в сладость,
Слава ворам,
Cặc мусорам.
Аноним  16/06/25 Пнд 18:59:52 1208727 210
>>1208531
Я по жизни бродяга.
Аноним  17/06/25 Втр 05:43:39 1208941 211
17481696848591.webp 36Кб, 1399x1203
1399x1203
>>1208623
>Cặc
Интересно, если перепутать произношение и вместо "chào các bạn" спизднуть "chào cặc bạn", можно ли отхватить пиздюлей за такое?
Аноним  17/06/25 Втр 09:55:40 1208956 212
>>1208941
Проорунькал. Белому, наверное, вообще невозможно это произнести так, чтоб было не "хуй"?
Аноним  18/06/25 Срд 13:43:54 1209312 213
leten-air-oral-[...].webp 475Кб, 1000x1000
1000x1000
Заказал себе пикрил в сайгонском сексшопе, ТНН.
Аноним  18/06/25 Срд 13:45:11 1209313 214
image.png 216Кб, 700x700
700x700
Аноним  18/06/25 Срд 14:10:02 1209319 215
image.png 1526Кб, 1200x675
1200x675
>>1209313
Это киберфапносок?
Аноним  18/06/25 Срд 18:43:34 1209359 216
Аноним  19/06/25 Чтв 09:50:46 1209490 217
>>1209312
А был опыт заказа на лазаде всякой секс-хуйни из Китая? У местных селлеров нихуя нет. Начитавшись в чате, как за провоз дилды в аэропорте берут 400$ штрафа, чот очково заказывать, вдруг майор в коробке приедет?
Аноним  19/06/25 Чтв 10:20:07 1209496 218
>>1209313
Неужели это кусок пластика лучше, чем живая с традиционными ценностями вьетнамочка с гаи гои за 500к донгов?
Аноним  19/06/25 Чтв 10:26:11 1209498 219
>>1209490
На лазаде и шопи шляпа полная, игрушки надо заказывать в магазинах типа такого https://shopadam.vn/ и да, на посылке не будет написано, что там дилдаки, обычно пишут "массажер" или типа того. Хотя вангую доставщики все понимают, лол.
>>1209496
Why not both?
Аноним  19/06/25 Чтв 10:46:14 1209501 220
>>1209496
А потом лечить ЗППП как венера-кун.
Аноним  19/06/25 Чтв 11:04:04 1209508 221
>>1209490
>Начитавшись в чате, как за провоз дилды в аэропорте берут 400$ штрафа, чот очково заказывать, вдруг майор в коробке приедет?
Реально? Чето дохуя
Аноним  19/06/25 Чтв 13:37:56 1209524 222
>>1209508
Не нашел инфы про 400, но есть инфа что гарантированно конфискуют и есть штраф примерно $100.
Аноним  19/06/25 Чтв 14:18:13 1209527 223
Аноним  19/06/25 Чтв 14:35:12 1209533 224
>>1209527
Нахуй возить если оно тут в ассортименте есть?
Аноним  19/06/25 Чтв 14:36:58 1209534 225
>>1209527
В рамке запикает, будет казус.
Аноним  19/06/25 Чтв 14:43:24 1209538 226
image.png 9Кб, 552x131
552x131
Аноним  19/06/25 Чтв 16:02:23 1209581 227
>>1209533
Возле дома есть так называемый "секс шоп", там гондоны, лубрикант и пара дилд. Ни шмоток, ни бдсм-лабуды, нихуя. Я как-то привык к бесконечному ассортименту китайцев
Аноним  19/06/25 Чтв 19:35:31 1209628 228
>>1209581
Тебе выше ссылку дали, там более чем дохуя всего.
Аноним  21/06/25 Суб 00:16:10 1209902 229
Пацаны как я понимаю щас сезон во вьетнаме?

Когда билеты самые дешманские будут? с января?
Аноним  21/06/25 Суб 06:27:19 1209937 230
>>1209902
Они и сейчас не особо дорогие, дешевле если будут то не сильно. Потому что зимой едут зимовальщики, они тоже спрос обеспечивают. Ну и всяким сибирякам (которые тут в основной массе отдыхают) зима во Вьетнаме это тоже норм и они даже купаются в волнах и в холодной, по местным меркам, воде.

☑️Иркутск - Нячанг
22.06.2025 - 380$

☑️Алматы - Нячанг
21.06.2025 - 240$🔥
24.06.2025 - 240$🔥
26.06.2025 - 240$🔥
28.06.2025 - 310$🔥
01.07.2025 - 310$🔥

☑️Астана - Нячанг
22.06.2025 - 340$
24.06.2025 - 360$
26.06.2025 - 360$
29.06.2025 - 360$

☑️Ташкент - Нячанг
20.06.2025 - 230$🔥(вылет 23:00)
22.06.2025 - 390$
24.06.2025 - 370$
25.06.2025 - 390$
27.06.2025 - 390$
29.06.2025 - 390$
01.07.2025 - 390$
08.07.2025 - 390$
15.07.2025 - 390$

☑️Алматы - Дананг
25.06.2025 - 350$
26.06.2025 - 390$
30.06.2025 - 390$

☑️Астана - Дананг
23.06.2025 - 280$🔥
25.06.2025 - 300$🔥
30.06.2025 - 280$🔥

☑️Ташкент - Дананг
21.06.2025 - 310$🔥(вылет 00:40)
21.06.2025 - 480$🔥(business)
25.06.2025 - 340$
25.06.2025 - 500$(business)
Аноним  21/06/25 Суб 06:29:49 1209939 231
>>1209902
>с января?
Олзо январь (если ты говоришь про центральный и южный вьетнам) это уже вполне себе комфортно, не так жарко, уже сухо и приятный свежий бриз.
Аноним  21/06/25 Суб 16:19:53 1210012 232
>>1204489
Как с гандоном мог подцепить? Даже если сосала без
Аноним  21/06/25 Суб 18:36:15 1210042 233
>>1210012
С местными гандонами подцепить можно все что угодно. Они маленькие, неудобные, слазят, рвутся, короче надо со своими приезжать
Аноним  22/06/25 Вск 06:11:19 1210190 234
>>1210042
Кстати да, тоже заметил что даже вся линейка контекса и дюрекса адаптирована под маленькие хуи. Рекомендую покупать XL на маркетплейсах, там этого навалом.
Аноним  22/06/25 Вск 09:35:10 1210249 235
>>1210190
>>1210042
Значит у вьеты это мелкозуи?

Вьетнамки не озуевают от европейского размера? Не говорят мол пизде больно там и тд?
Аноним  22/06/25 Вск 16:56:00 1210318 236
A94BBC6A-FDDD-4[...].jpeg 234Кб, 640x926
640x926
>>1210249
Я не проверял, но по статистике вот что
Аноним  22/06/25 Вск 17:02:42 1210320 237
>>1210318
Вот бы азиатского сиссибойчика.
Аноним  22/06/25 Вск 18:26:48 1210339 238
>>1209937
Братец откуда у тебя эта таблица? Дай ссыль на тг канал.
Я из ДС2 поеду. Вот думаю ехать сначала в ташкент и оттуда в хошимин или нячанг или похуй брать сразу с пересадкой в китае.

Братец а цифрового кочевника визы есть? как получить? какие там требования? первый раз еду во вьетнам хочу сразу на долго и неебу даже куда лучше ехать. хотелось бы конечно по ближе к морю и что бы магазы рядом были.
Аноним  23/06/25 Пнд 07:54:49 1210499 239
>>1210339
Нет никаких виз, тг во вьетнаме тоже не работает без прокси. каналов с хуями прямо и нет - есть где вьетнамские шлюхоходы посмелее еблю выкладывают, хуи у них точно не у всех по 10 см так-то, было бы у всех средний бы ближе к 7-8 был наверное за счет аномалий

визы обычные трехмесячные просто всем пох пока что на то что их так используют(и было пох ранее)
Аноним  23/06/25 Пнд 09:32:15 1210506 240
>>1210249
Ну, у детишек на пляже писюльки с горошинку, так что вероятнее всего так и есть.
Аноним  23/06/25 Пнд 09:35:25 1210507 241
>>1210339
https://t.me/chartervietnam
Это билеты на чартеры можно даже usdt оплатить.
>Братец а цифрового кочевника визы есть?
Нету нихуя, во всякие мутные темы типа липовых TRC не рекомендую соваться, тут уже одну подельницу посадили на 6 лет, и много кто у неё делал визы тоже огребли. Знаю чела, которого штрафанули и выгнали из страны с запретом на посещение на три года за такую TRC. Так что вариант только один — визараны.
Аноним  23/06/25 Пнд 12:23:42 1210529 242
>>1210499
>есть где вьетнамские шлюхоходы посмелее еблю выкладывают
Видел такое, это какой-то треш. У них там посты с еблей и сообщения в духе "молодец, братишка, хорошо оттрахал". А потом фотки со сходок шлюхоходов, где они в обнимочку пьют сайгон биа и уже жарят шашлыки вместо тянок.
Аноним  24/06/25 Втр 11:51:37 1210691 243
>>1210012
Много от чего гандон не спасает бородавки, герпес, грибок
Аноним  24/06/25 Втр 11:52:35 1210692 244
>>1210249
я слышал что вьетнамские шлюхи отказываются обслуживать большихуев сам к сожалению проверить не могу кек
Аноним  24/06/25 Втр 12:40:37 1210698 245
>>1210692
У меня хуй 17см в обхвате хз. Это будет большой для них?
Аноним  24/06/25 Втр 12:44:37 1210699 246
Аноним  24/06/25 Втр 17:43:45 1210739 247
>>1210698
17 что-то дохуя, сколько в длину если не секрет?
Вьетнамку такой валыной вьетнамку убить можно
Аноним  24/06/25 Втр 17:47:52 1210743 248
>>1210739
Так я жлину и имел ввиду лол. Я обхват не знаю.
Аноним  24/06/25 Втр 18:30:20 1210751 249
>>1210691
Зато во Вьетнаме чиповый гардасил 9. Но от бородавок он поможет только в случае, если ты не заражён ещё, что крайне маловероятно. Но от раковых видов ВПЧ всё равно работает. Рекомендую.
Аноним  24/06/25 Втр 18:58:42 1210757 250
>>1210743
Тогда ты забыл одну запятую в том посте.
мимо 15см сарделька в обхвате
Аноним  24/06/25 Втр 19:32:20 1210762 251
image.png 54Кб, 925x260
925x260
>>1210757
Как в обхвате может быть 15 см блядь? Как ты считаешь вообще? Твой хуй в ширину как пол монитора что ли?
Аноним  24/06/25 Втр 19:56:33 1210767 252
>>1210762
Lol, small penis detected

Но ты же во Вьетнаме, так даже сподручней чтоб местных не пугать.
Аноним  25/06/25 Срд 01:56:17 1210901 253
>>1210762
>Как в обхвате может быть 15 см блядь? Как ты считаешь вообще?
Анон, ты видимо путаешь с диаметром. Берешь обычную одежную ленту-сантиметр, и меряешь обхват пинуса, так же, как ты меряешь, например, талию.
Аноним  25/06/25 Срд 03:54:51 1210927 254
Вырвался из телеграммоблокирующей бансеолопатии и снова наслаждаюсь свободным интернетом
Аноним  25/06/25 Срд 04:21:35 1210932 255
>>1210927
только ты не в ту сторону вырвался...
Аноним  25/06/25 Срд 05:46:20 1210940 256
Аноним  25/06/25 Срд 06:41:31 1210945 257
>>1210927
>наслаждаюсь свободным интернетом
Юзай прокси в чем проблема?
Аноним  25/06/25 Срд 08:27:37 1210953 258
>>1210927
Как там в Кампучии?
Аноним  25/06/25 Срд 15:46:30 1211039 259
Аноним  27/06/25 Птн 13:18:36 1211614 260
image.png 102Кб, 398x448
398x448
image.png 100Кб, 421x433
421x433
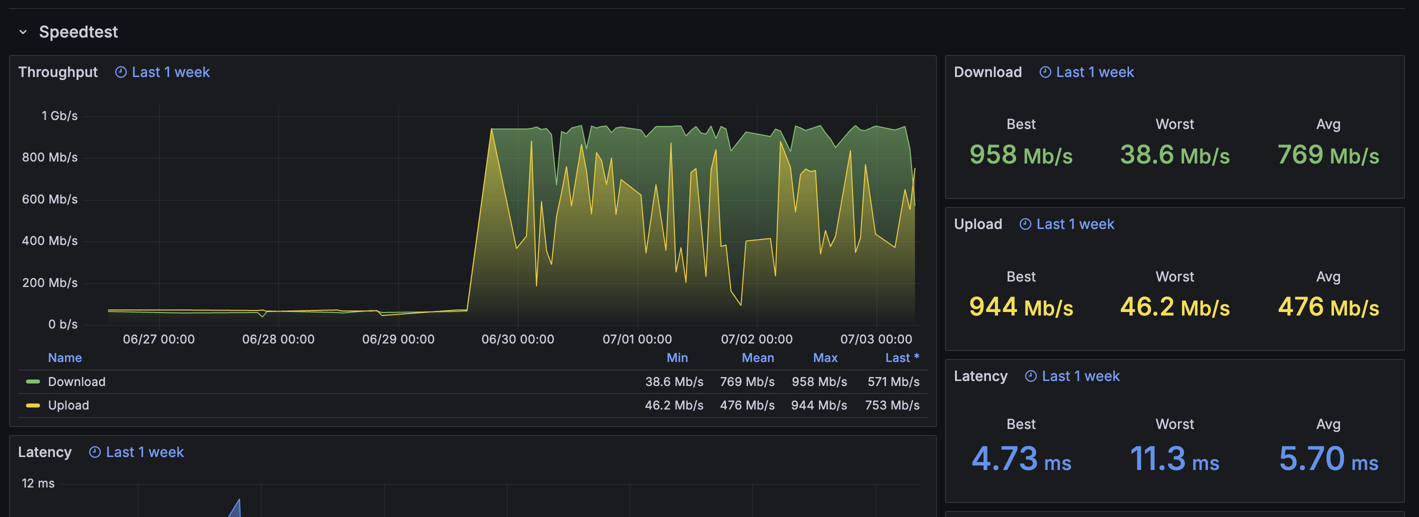
Виеттел почти гиг выдает, неплохо.
Аноним  27/06/25 Птн 15:22:46 1211621 261
>>1211614
Мобильная связь почему-то хуже чем роаминг от тру
Аноним  27/06/25 Птн 16:28:22 1211630 262
Здарова обрыганы.

где купить ссаные донги по нормальному курсу?

куда ближе всего визаранить из нячанга?
Аноним  27/06/25 Птн 20:11:53 1211663 263
>>1210953
Внезапно ахуенно
Я до этого визаранил в тай и малайзию и там как-то дороха и туристично
А тут пиво 80 центов в севенэлевене, все цены дублируются в баксах, седовласые европейцы долбят траву и кхмерок.
Но при этом если выйти из туристического быдло района, то вокруг будет вполне тихо и цивилизованно.
СУПЕРИОР ТРИПЛ РУМ в относительном центре 150 бачей в месяц
Вообще подумываю продлить свою турвизу еще на 30 дней(бля вот бы таиланд устроил здесь сво)
Аноним  27/06/25 Птн 20:13:11 1211664 264
>>1211630
за USDT у вьетов 26,500 к 1 на байбите.
Аноним  27/06/25 Птн 20:16:52 1211665 265
>>1211630
>куда ближе всего визаранить из нячанга?
Лаос пограничный пунк Бо И на слипбасе.
Аноним  27/06/25 Птн 20:21:07 1211666 266
>>1211664
А на бубите можно наличку купить? Никогда не проверял
Я думаю он интересуется как ему у океануса баньми купить
А вообще бубит ебет, ты их карточкой пользуешься? Поговаривают теперь можно и пластик заказать в юва, но я что-то очкую
Аноним  28/06/25 Суб 04:20:48 1211731 267
>>1211663
Добра тебе. В Камбодже вообще можно за 300 баксов себе годовую визу сделать. Приехал и живи, охуенно же.
>СУПЕРИОР ТРИПЛ РУМ в относительном центре 150 бачей в месяц
Какой город, если не секрет?
Аноним  28/06/25 Суб 18:42:46 1211907 268
>>1211731
CUM POT Kampot
Вообщем-то деревня но после 45 дней на фукуоке для меня это ебать мегаполис
Аноним  29/06/25 Вск 06:25:47 1212017 269
>>1211666
Нет не пользую. У меня карта SeA Bank. А карточки байбита — какая-то шляпа, у меня двое корешей жаловались на то, что им заблокировали карты спустя какое-то время.
>А на бубите можно наличку купить?
Ну, в конечном итоге ты меняешь USD на VND и можешь снять их со своего счета во Вьетнамском банке.
Аноним  29/06/25 Вск 06:26:22 1212018 270
Аноним  29/06/25 Вск 08:08:34 1212022 271
>>1212017
>карта SeA Bank
А ну кто успел тот и съел
А мы терпим
>им заблокировали карты спустя какое-то время
Хз полгода+ пока полет нормальный
>в конечном итоге ты меняешь USDT на VND
Ну это да понятно, просто анон без вьетнамского счета пососет, а сейчас говорят по штампу даже его не открывают
В полпотии дистанционно делают туристический счёт и симку за что я бесконечно благодарен партии
Аноним  29/06/25 Вск 09:51:15 1212037 272
>>1212022
открывал месяц назад во вьетконг банке
Аноним  29/06/25 Вск 10:38:55 1212048 273
>>1212022
>а сейчас говорят по штампу даже его не открывают
Пиздят, банки только биометрию требуют для трансферов, а открывают они счет с любым штампом, даже в 45 дней.
Аноним  29/06/25 Вск 10:40:41 1212049 274
58db8d72-0779-4[...].png 2212Кб, 1024x1024
1024x1024
Просто нахуя переплачивать барыгам которые продают по хуевым курсам когда можно сделать это самому? Ну, и вообще, во Вьетнаме практически везде оплата по QR и кэш нужен очень редко.
Аноним  29/06/25 Вск 10:44:27 1212051 275
>>1212049
Тактика такая:
1. Приехал, пришел в VCB
2. Открыл там счет, сдал биометрию, скачал приложение, проверил что все работает.
3. Пошел на байбит, купил USDT
4. Указал свой счет как аккаут вывода
5. Продал USDT получил деньги
6. Везде платишь с телефона трансфером денег по скану QR кода
7. Если надо кэш, снимаешь в банке.
Аноним  29/06/25 Вск 17:39:35 1212167 276
>>1210507
Это ту бабу что вьетнам лидер чето такое? тут анон в треде был от нее вроде с визой
Аноним  29/06/25 Вск 17:40:15 1212169 277
>>1212051
>7. Если надо кэш, снимаешь в банке.
А через банкомат нельзя?

Алсо, никто не живет в Хошимине при этом не работая тут?
Аноним  29/06/25 Вск 17:56:57 1212177 278
>>1212169
Через ATM только картой.
Аноним  29/06/25 Вск 17:58:57 1212178 279
>>1212169
>живет в Хошимине при этом не работая тут
Шум, гам, грязь. Нахуй там жить? Если есть ламповая Кханьхоа.
Аноним  29/06/25 Вск 18:30:27 1212185 280
>>1212177
А кодом вывод только для вьетнамских карт типа?
Аноним  29/06/25 Вск 18:39:01 1212189 281
>>1212185
>карт
для вьетнамских граждан те
Аноним  29/06/25 Вск 18:55:16 1212191 282
>>1212178
Нячанг давно уже заточен под наебалово руссо туристо
Аноним  29/06/25 Вск 20:05:27 1212217 283
Что-то вас Вьетнам колхоз ебанный, как совок, только с азиатами, буквально нихуя нет. Вы что ебанутые? Нахуя вы тут живете?
Аноним  29/06/25 Вск 20:46:11 1212225 284
>>1212217
А зачем ты в колхозе селишься? У меня вид аля Нью Йорк с балкона, нигде колхоза не вижу.
Аноним  29/06/25 Вск 21:35:08 1212231 285
>>1211907
Что по ценам на еду?
Аноним  30/06/25 Пнд 00:52:14 1212273 286
Screenshot20250[...].jpg 815Кб, 1060x1055
1060x1055
Screenshot20250[...].jpg 669Кб, 1080x1833
1080x1833
GTEXaQIA87khDyH[...].webp 62Кб, 800x450
800x450
>>1212048
>>1212037
А ну это туристические скуфы в чятике тг значит не справились или банк/отделение уебищное
Ну хорошо
>>1212231
Я не знаю как на это ответить
Ну сегодня на завтрак я сожрал пик1 в кафешке для белых за 4$
А обед пик 2 в менее белом заведении за 2.5$
Разогреваемое хрючево пик3 из севенэлевена 1.5-2.5$
Молоко от 3$ за литр
Кокакола полтора за полтора
Пиво от 0.6$ за 0.33
Чипсы лейс продукт оф USA 6$ за 200 грамм
Лейс но мейд ин таиланд 2$ за 160 грамм
Больше в голову ничего не лезет
Если в местных едальнях жрать я думаю можно и риса с курицей за 1$ навернуть а если пойти столоваться где белые господа то 5-10 извольте уплотить
Местные говорят еще тарантулов жарят и жрут, но я пока не нашел
Аноним  30/06/25 Пнд 05:51:09 1212331 287
>>1212169
> Алсо, никто не живет в Хошимине при этом не работая тут?
Ну я так жил одно время, но уже полтора года как нашел кабана который мне визу спонсирует.

А в чём вопрос?
Аноним  30/06/25 Пнд 08:03:43 1212379 288
>>1212225
На улицу пробовал выходить?
Аноним  30/06/25 Пнд 10:39:34 1212410 289
>>1212379
А ты какие годы совка застал и в каком колхозе?
И в каком городе вьетнама ты находишься сейчас? Есть фото конкретного совкового колхоза который вызвал у тебя такие негативные эмоции?
Небось коренной москвич z-поколения?
Аноним  30/06/25 Пнд 11:06:09 1212422 290
>>1212410
Был в Сайгоне и в Дананге, везде эти уродливые советские дома культуры, на каждом шагу стройки какие-то с лесами, везде спонтанные свалки мусора, нет нормальных магазинов, каике-то буквально чипки на коленке везде.
Аноним  30/06/25 Пнд 11:39:02 1212431 291
>>1212422
>везде спонтанные свалки мусора
ловите поехавшего

>нет нормальных магазинов
чивобля. сайгон буквально шьёт тряпки для ВСЕГО МИРА, в том числе для твоих обоссаных брендов. каких магазинов ты там не нашёл? электроника вся процентов на 30 и более дешевле РФ.

>везде эти уродливые советские дома культуры
везде - это где? не видел ни одного
Аноним  30/06/25 Пнд 12:52:37 1212460 292
photo2025-06-29[...].jpg 232Кб, 960x1280
960x1280
photo2025-06-29[...].jpg 263Кб, 960x1280
960x1280
photo2025-06-30[...].jpg 188Кб, 1280x948
1280x948
photo2025-06-30[...].jpg 269Кб, 1237x1280
1237x1280
Короче решил провести тест-эксперимент, выясняющий сколько будет стоить питаться если ты ешь там где средне-типичные вьеты. Все на самом деле просто: на завтрак у тебя бань куоны или бань сео, на обед ком там или ком га, на ужин суп фо бо, бунь бо или бун ка или кашу чао с мясом или рыбой. Хожу по обычным столовкам питаюсь только так, три раза в день, ничего не готовлю сам, не закупаюсь хавкой впрок. Сперва попробую неделю потом как пойдет. Пока получается, что дневное питание стоит примерно 180-200к в день, это завтрак, обед и ужин, без снеков и перекусов. Это еще я беру большие порции и всякие đặc biệt позиции, можно еще дешевле если ужаться в размере порции и проще брать начинку, тогда будет наверное где-то 150к в день. Фото моя жрачка.
Аноним  30/06/25 Пнд 12:56:56 1212463 293
>>1212191
>наебалово руссо туристо
Что ты имеешь ввиду? Живу тут 7 лет, спрашивай ответы.
Аноним  30/06/25 Пнд 13:53:22 1212488 294
>>1212431
> свалки мусора
это не только мое наблюдение, даже в тхреде неоднократно писали
> сайгон буквально шьёт тряпки для ВСЕГО МИРА
Да и в этом парадокс, шлёт для всех, а во вьете нехуя не купить. Доходит до смешного, чуваки на редите закзываю хлопок на шейне. Но я тут имел в виду скорее продуктовые
>везде - это где? не видел ни одного
почаще из дома выходи, любое правительственное здание - квадратная советская хуета с красной тряпкой и лысым дедом
Аноним  30/06/25 Пнд 15:03:15 1212514 295
>>1212460
Я три раза в день на доставку трачу не больше 250к и не на вьет кухню даже а на всякие аля здоровые хавки и японскую корейскую кухню
Аноним  30/06/25 Пнд 15:34:50 1212530 296
>>1212460
так а зачем самому мучиться? достаточно знать цены, чтобы всё подсчитать. в среднем литровый суп где-то 30к. не жиробасу таких надо 2 в день. но будем считать по меркам неуёмного пидорашки, которому лишь бы диабет побыстрее схлопотать, и будем хлебать аж по 3 литра - 90к. вот тебе и минимальный минимум. в принципе можно вообще брать 3 банми и будет 45к, лол. утром можно ходить в пагоды на завтраки, вот тебе минус 1 приём пищи. воду /чай пьём в кафешках, где таксисты едят, там всем похуй на тебя, можешь хоть весь чайник втопить = бесплатно.
изи оформили выживач по еде на полтора бакса в день. можно тариться гнильём на рынке и вообще жить на 0 руб. 0 коп., лол.

выжить во вьетнаме - вообще вопрос не стоит. проще только в индии, где в каждом храме бесплатно кормят, а в нетуристических городах, где белого никогда не видели, то и в каждом третьем доме.

другой вопрос - прямо Жить с большой буквы. вот тут, вероятно, подороже РФ даже будет. да, с одной стороны жильё несопоставимо дешевле и качественнее во вьете, но вот нормальная еда уже в 2-3 раза дороже аналогов, что как будто уравнивает средний показатель в целом.
Аноним  30/06/25 Пнд 15:42:07 1212537 297
>>1212488
>любое правительственное здание
так "любое" или дк, о которых выше речь? здания эти обычно за огромным забором, а здесь нет таких просторов, чтобы было сильно заметно, что же там за ним. хуй знает вообще что это за проблема такая. буквально из воздуха

с одеждой тоже дичь полная. в сайгоне этих вещевых рынков - жопой жуй. да, там стрёмно, как на картонках в детстве в 90х, но факт в том, что одежда есть, на любой кошелёк. к тому же американские секонды на каждом шагу, если не любишь рынки

да, ныли тут, что нет каких-то определённых говнобрендов типа зары или что-то такое, но это кем надо быть, чтобы во взрослом возрасте тебя волновало, что у тебя на шильдике написано
Аноним  30/06/25 Пнд 16:25:11 1212553 298
>>1212530
Ты не правильно вопрос ставишь, суть в том, что мне интересно попробовать питаться только вьетнамской кухней в общепите. Но при этом нормально питаться, а не одним супом. Просто я так не пробовал и мне интересно. Пока норм.
Аноним  30/06/25 Пнд 17:01:53 1212564 299
>>1212331
>Ну я так жил одно время
Не пожалел?
Аноним  30/06/25 Пнд 17:04:11 1212566 300
17501684183270.png 352Кб, 1044x742
1044x742
>>1212488
>любое правительственное здание - квадратная советская хуета с красной тряпкой и лысым дедом
Минусы будут?
Аноним  30/06/25 Пнд 17:18:32 1212574 301
Кстати на байбите появилась фича что можно платить куар вьетнамские из приложение. И филиппинские. Кто пользуется?
Аноним  30/06/25 Пнд 17:49:10 1212583 302
Кто-нибудь удачно сторговывал лям донгов вниз? Стоит ли игра свеч?
Аноним  30/06/25 Пнд 18:03:30 1212584 303
>>1212583
А какие, собственно, могут быть минусы? Полтыщи баксов в год - не деньги что ли? Только на кондей смотри, а то сожрёт у тебя всю разницу, или даже накинет. Должно быть 5 звёзд на зелёной наклейке.
Аноним  30/06/25 Пнд 18:20:16 1212587 304
>>1212584
Ну может не соглашаются обычно. Я в башне снимаю, по факту от изначального подняли на 2 - лям прямо плюс менеджмент фии. В целом ебал я тут жить, почему-то риэлтол даже не написала с предложением продлять так что напишу так на всякий что типа близко уже(дней 29) и готов на лям меньше, но в целом перееду просто наверное
Аноним  30/06/25 Пнд 18:31:50 1212593 305
>>1212587
Соглашаются на всё, если контракт от года. Так-то, конечно, не соглашаются.
Аноним  01/07/25 Втр 04:51:01 1212713 306
2025-07-01 08.4[...].mp4 3244Кб, 1674x838, 00:00:07
1674x838
>>1212564
Не, не пожалел. Удобно визаранить было, до мокбая всего пару часов на байке. К счастью этого больше делать не нужно, так что это преимущество обнулилось.

Но я с тех пор из семерки переехал в Thu Thiem, вот тут реально классно. Хотя и семерка тоже ничего.
Аноним  01/07/25 Втр 05:12:25 1212716 307
>>1212713
Почем хаты там?
Чтоб чувствовать себя человеком(магазин рядом, без караоке и чтоб тихо но до шума дойти пешком можно было)
Аноним  01/07/25 Втр 05:39:23 1212718 308
>>1212716
> Чтоб чувствовать себя человеком(магазин рядом, без караоке и чтоб тихо но до шума дойти пешком можно было)
Прелесть в том что здесь это подразумевается по умолчанию и сильно ебать мозги с due diligence не нужно.

Ценник соответствующий - 1BR это около 10-15M VND/мес. Само собой что в прайс включены бассейны, кончалки и прочие прелести жизни.
Аноним  01/07/25 Втр 06:53:40 1212720 309
>>1212718
>1BR это около 10-15M
Та за такой прайс везде подразумевается по умолчанию
Я в дананге за 6.5 жил в 10 минутах от морей
1br за 15? Дораха
Я без негатива, просто нищий
Аноним  01/07/25 Втр 07:09:59 1212722 310
>>1212720
Факты, за удаление от глубинариев надо реально платить. Это считай московский ценник, но по удобствам (amenities) на несколько голов выше выходит.

Из иностранцев здесь немножко учителей, а в основном всё-таки работники международных корпоратов.
Аноним  01/07/25 Втр 07:11:36 1212723 311
>>1212718
>1BR это около 10-15M VND/мес
Это дорого, я плачу 14-15 лямов за два апарта на последнем этаже в таунхаусе, с террасой, двумя спальнями, гостинной и кабинетом для работы. Правда мне до моря минут 10 на байке пиздюкать, но у меня и нет задачи жить в турзоне. Вокруг только вьеты и корейцы, которые чем-то полюбили мой район.
Аноним  01/07/25 Втр 07:13:58 1212724 312
>>1212723
Да не, не дорого - нормально для города в который ломится вся страна и в котором почти не строят доступного жилья.

Такие реалии.
Аноним  01/07/25 Втр 08:06:31 1212728 313
image.png 1428Кб, 768x1024
768x1024
image.png 1456Кб, 768x1024
768x1024
image.png 1314Кб, 768x1024
768x1024
Аноним  01/07/25 Втр 08:08:35 1212729 314
image.png 243Кб, 1500x708
1500x708
>>1212728
> thue-can-ho-chung-cu-da-nang?get_location=1

Ты не всю нить читаешь, речь про Сайгон.
Аноним  01/07/25 Втр 08:09:22 1212730 315
>>1212729
Я думал про Дананг, ладно похуй.
Аноним  01/07/25 Втр 08:15:52 1212731 316
>>1212574
Я попробовал, но не на повседневку, а чтобы крипту легитимно вывести. Ты вполне можешь отсканировать свой куриный код и отправить деньги самому себе.

И это охуенно, они приходят мгновенно. Есть ощущение что counterparty risk в этом случае в разы ниже чем при ебаном P2P когда тебе спокойно ворованного бабла или с казинычей нальют.

Посмотрим насколько долго это продержится.
Аноним  01/07/25 Втр 09:05:16 1212735 317
>>1212731
>Ты вполне можешь отсканировать свой куриный код и отправить деньги самому себе.
А пени какие-то берут нет? Какой курс обмена USDT на VND?
>когда тебе спокойно ворованного бабла или с казинычей нальют
Так тебе так же и при обмене RUB в USDT налить говна легко могут.
Аноним  01/07/25 Втр 09:29:56 1212736 318
>>1212735
Прямо сейчас 1 USDT = 26143 VND. Вполне рыночная цена вроде как.

Я всё-таки думаю что покупка USDT в P2P гораздо проще чем продажа (вывод в фиат). При покупке USDT ты получаешь сразу и даже если банк ревертнет транзакцию ты их вполне мог вывести с биржи. А с продажей - тебе нальют ворованных денег, свои USDT ты уже отдал, а денег на банке больше нихуя нет.

Хотя меня уже пару раз замораживали при покупке за попытки перевода чувакам из стоп-листа. И заранее ты никак особо не узнаешь.
Аноним  01/07/25 Втр 10:12:07 1212743 319
>>1212736
>А с продажей - тебе нальют ворованных денег
Я чет тупой или не догоняю, как фиат который тебе нальют на счет в банке может быть ворованным?
Аноним  01/07/25 Втр 10:15:02 1212745 320
>>1212736
>26143 VND
26 380 сегодня, бывает и 26 500+
Аноним  01/07/25 Втр 17:37:26 1212857 321
>>1212713
>Но я с тех пор из семерки переехал
А 1-3?
Аноним  01/07/25 Втр 18:18:24 1212877 322
>>1212857
Не вижу причин будучи экспатом жить в туристическом центре. Гипермаркетов почти нет, улицы узкие, сделанные при царе горохе, куча народу, все вечно суетятся. Земля там еще дороже чем в новых местах.

В общем жить приемлимо в Thu Thiem (Q2) и Phu My Hung (Q7). Во всех остальных местах слишком много вьетнамских нюансов.
Аноним  01/07/25 Втр 18:32:40 1212880 323
Две-квартиры-с-террасой-кун это местный 10к-км-на-байке-кун в таетреде, согласны?
Аноним  01/07/25 Втр 18:34:14 1212881 324
>>1212331
>но уже полтора года как нашел кабана который мне визу спонсирует
Т.е. ты айти-господин? Бля я просто не выношу Дананг. И не вожу я байк еще и не хочу, метро бы нормальное в Хошимине я бы не думая переехал.
Аноним  01/07/25 Втр 18:44:09 1212886 325
>>1212881
> Т.е. ты айти-господин?

Инфантильный кодогной*, да.

> И не вожу я байк еще и не хочу, метро бы нормальное в Хошимине я бы не думая переехал.

Ну это недоработка, тут либо полюби два колеса, либо проваливай из этой страны (без негатива). Нормального метро тут при нашей жизни не будет.
Аноним  01/07/25 Втр 18:46:38 1212887 326
>>1212886
>тут либо полюби два колеса
А куда мне водить-то? Я такси не против использовать и байк и машину.
Аноним  01/07/25 Втр 19:18:53 1212893 327
>>1212887
Hai Van Pass, Hoi An, к девочкам с gaito в конце концов. Вот пассажиром на 125cc байке мне вообще не в кайф, а в одиночку ездить даже на таком - песня.
Аноним  02/07/25 Срд 10:21:42 1213036 328
>>1212893
Солнце (мерзкий плебейский загар), камни в ебло летят, аварии, напрягаться там что-то рулить / тормозить... Да ну нахуй. Лучше уж в машинке на заднем.
Аноним  02/07/25 Срд 11:19:30 1213052 329
>>1213036
>Лучше уж в машинке на заднем
cuck-chair.jpg
Аноним  02/07/25 Срд 11:46:32 1213064 330
>>1213052
Мальчик, ротик на 0, газуем в Хоян молча
Аноним  02/07/25 Срд 12:14:29 1213070 331
Ох как же хочется тяночку но что-то пока чувствo что mission imposible
Аноним  02/07/25 Срд 12:21:28 1213075 332
>>1212880
Не слежу за таетредом.
Аноним  02/07/25 Срд 12:23:23 1213077 333
>>1212886
>Ну это недоработка, тут либо полюби два колеса, либо проваливай из этой страны
Вот этого удваиваю, без байка во Вьетнаме это все равно что без коня на диком западе. Ну можно так годик пожить, ну полтора, но рано или поздно заебет. Потому что байк это часть интеграции. А без интеграции жить отщепенцем это вредно для нервов.
Аноним  02/07/25 Срд 12:43:45 1213081 334
>>1213077
Интеграции куда? В общество водителей граба или чето такое?
Аноним  02/07/25 Срд 12:46:18 1213082 335
>>1213081
В пизду твоей мамашки.
Аноним  02/07/25 Срд 12:47:09 1213083 336
>>1213082
Ты че еще не в хояне
Аноним  02/07/25 Срд 13:00:17 1213087 337
>>1213081
Может челу просто нравиться бибикать
Аноним  02/07/25 Срд 13:02:34 1213088 338
Лол, неужели нас, бесколёсных, уже трое? Слава богу, соотечественники научились зарабатывать и могут себе позволить 3 доллара, чтобы поехать в любую точку города, не обеднев.
Аноним  02/07/25 Срд 13:03:45 1213089 339
Аноним  02/07/25 Срд 13:04:47 1213090 340
>>1213088
Каких нахуй трое, тут два семена на весь тред с вьетскими флажками остальное все фсбшники и лахта.
Аноним  02/07/25 Срд 13:05:42 1213091 341
>>1213088
>3 доллара
Два ком тама можно купить.
Аноним  02/07/25 Срд 13:15:34 1213095 342
>>1213089
Я кстати собираюсь поездом до Ханоя скоро попробовать. В целом удобнее чем самолетом т.к. приезжает куда-то недалеко от центра. Хз как сами поезда
Аноним  02/07/25 Срд 13:19:51 1213097 343
>>1213088
Справедливости ради стоит заметить, что если хочешь выехать на природу без байка сложно. С другой стороны в городе действительно не нужен.
Аноним  02/07/25 Срд 13:22:31 1213098 344
>>1213077
Интеграция во Вьетнаме - шиза и невозможно.

Правильнее будет сказать "адаптация к местным реалиям". Езда на байке это здравый смысл, в одном ряду с "не выходить из дома с 10 до 16".
Аноним  02/07/25 Срд 13:23:44 1213099 345
image.png 98Кб, 360x270
360x270
>>1213098
>"не выходить из дома с 10 до 16"
Аноним  02/07/25 Срд 13:26:30 1213100 346
>>1213099
Так жарко же. Из здания просто, не из дома
Аноним  02/07/25 Срд 13:29:40 1213101 347
>>1213100
Пешеблядей проблемы.
Аноним  02/07/25 Срд 13:30:08 1213102 348
>>1213100
Да, так точнее. Овьетнамился это когда в выходные дни едешь всей семьей в торговый центр чтобы сэкономить на электричестве дома.
Аноним  02/07/25 Срд 13:31:48 1213103 349
>>1213098
>Интеграция во Вьетнаме - шиза и невозможно.
Неосилятор плиз
Аноним  02/07/25 Срд 13:34:15 1213104 350
>>1213103
На гражданство подался уже? А то там вчера послабления сделали.

Только бить всё равно будут по ебалу, а не по паспорту. Иностранцы здесь всегда были и будут мешками с деньгами, как бы тебя не убеждали в обратном. В этом плане Вьетнам конечно здоровая страна и заслуживает уважения.
Аноним  02/07/25 Срд 13:58:53 1213107 351
image.png 198Кб, 2258x686
2258x686
Интеграция в стране из которой тебя выкинут как только кабан/кошкожена перестанет спонсировать визу. Охлол.
Аноним  02/07/25 Срд 15:10:40 1213137 352
l>>1212530
Про индию орнул. После такой хавки залетаешь сразу в больницу с гепатитом
Аноним  02/07/25 Срд 15:22:16 1213149 353
>>1213137
диванный маня плиз. термически обработанное - ешь чо хочешь, только руки свои грязные, которые будешь в рот пхать, септиком обработай. и никаких проблем
Аноним  02/07/25 Срд 16:22:47 1213184 354
>>1213104
>Иностранцы здесь всегда были и будут мешками с деньгами
Лол ага, видел я как в ковид эти мешки с деньгами стояли в очереди за гумпомощью у вьетнамских муниципалитетов, а потом радостно фоткались группой с пачками лапши и мешками риса.
Аноним  02/07/25 Срд 16:26:34 1213186 355
>>1213107
Так тебе шашечки или ехать?
Аноним  02/07/25 Срд 16:37:19 1213193 356
>>1213184
ну ты жопу с пальцем не путай. лонгстееры при бабках всегда (ну кроме поехавших), туристы при бабках лишь 2 недели. очевидно, что если туристы застряли, то они становятся дырявыми мешками и обузой, но они не по своей воле так поступили же
Аноним  02/07/25 Срд 16:42:02 1213198 357
На дабл переезжаю в Сайгон
Аноним  02/07/25 Срд 16:42:20 1213199 358
>>1213198
одного поста не хватило эх
Аноним  02/07/25 Срд 16:42:50 1213200 359
На дабл переезжаю в Сайгон

Ладно еще одна попытка
Аноним  02/07/25 Срд 17:32:31 1213220 360
>>1213184
Не, это понятно что большинство иностранцев тут нищие, победители в ЮВА не едут, я скорее имею ввиду что их вьеты воспринимают как легкую цель для наёба и высасывания шекелей. Никогда мы не будем братьями, как говорится.

>>1213186
То есть сейчас нормально "интегрироваться" в общество, не ожидая от государства хотя бы банального признания возможности в нём находиться беспрерывно и легально, а не как ебаный визаранящий бомж?
Аноним  02/07/25 Срд 17:46:44 1213225 361
>>1213220
>не ожидая от государства хотя бы банального признания возможности в нём находиться беспрерывно и легально, а не как ебаный визаранящий бомж?
Так есть же вариант открыть бизнес. Вьеты больших зарплат не просят
Аноним  02/07/25 Срд 18:01:22 1213239 362
>>1213149
не знаю ни одного белого человека который бы побывал в индии и необосрался

мимио
Аноним  02/07/25 Срд 18:11:42 1213247 363
>>1213225
Ну тогда ты просто вместо кабана-нгуена будешь зависеть сам от себя в качестве кабана. Это не путь к независимому постоянному виду на жительство.
Аноним  02/07/25 Срд 18:22:52 1213250 364
>>1213239
ну я. был в 15 штатах. я понимаю, что для некоторых 30летних мальчиков в новинку новость о том, что надо руки перед едой мыть, или не пить воду не из бутылки (там она реально стрёмная, в том числе лёд), но соблюдая простейшие рекомендации из любой детской книжки о гигиене, добавив в карман антисептик, хавая там, где уже ест много людей, - вообще никаких проблем.

к слову, я и во вьетнаме нормально себя чувствую. а почитаешь чаты, так тут чуть ли не база нурглитов.
Аноним  02/07/25 Срд 18:42:47 1213259 365
>>1213247
Да мб можно открыть магазин русских продуктов на лазаде и тд. сотрудника 1 нанять, в ноль просто вывести и вот внж
Аноним  03/07/25 Чтв 04:44:54 1213391 366
image.png 339Кб, 2838x1034
2838x1034
>>1211614
А я перешел с Viettel на FPT и сразу зажил. В моём доме почему-то Viettel напрямую не подключают, только через фирму-прокладку с CGNAT у которой хуевые тарифные планы.
Аноним  03/07/25 Чтв 05:57:27 1213394 367
>>1213193
Пиздец какой ты влажный. Да во Вьетнаме охуилиард нищих лоустееров, которые перебиваются случайными подработками, преимущественно с дальнего востока.
Аноним  03/07/25 Чтв 06:01:40 1213395 368
>>1213220
Ты путаешь интеграцию и легализацию. Ты можешь выучить язык, понимать культуру, разбираться в нюансах, но не иметь ВНЖ. И тоже самое наоборот, ты можешь купить себе ВНЖ или получить работать в иностранной компании где все говорят только на английском и притом невдуплять в местный быт и даже до 10 посчитать не уметь.
Аноним  03/07/25 Чтв 06:07:19 1213396 369
image.png 752Кб, 968x1280
968x1280
>>1213391
Неплохо, сколько платишь за тариф?
>В моём доме почему-то Viettel напрямую не подключают
А у меня наоборот, только Viettel, я попросил хозю, приехали мастера закинули мне отдельную оптику в квартиру. До этого сидел на общем домовом интернете со всратой сеткой которая постоянна тупила и лагала. Плачу по тарифу SUN 3 в месяц 279к, но когда платишь за полгода/год скидку дают.
Аноним  03/07/25 Чтв 06:29:35 1213398 370
image.png 2393Кб, 2054x1310
2054x1310
>>1213395
Не, не путаю. В моем понимании интеграция без легализации = ответственность без полномочий = рабство. Так что нахуй оно надо, если никто не оценит.

> иностранной компании где все говорят только на английском

Кстати никогда не слышал про такие. Мой личный опыт + все истории экспатов что я слышал говорят о повсеместной сегрегации - вьетнамцы отдельно, экспаты отдельно, все в своих пузырях. Разве что пересекаемся когда нам что-то друг от друга нужно, тогда на английском, да.

>>1213396
У меня такая тарифная сетка, мой тариф Meta - 330k/мес. При оплате на год сразу дают 1 месяц бесплатно.

Wi-Fi 6 с роумингом конечно охуенная штука, ходишь по хате и у тебя устройство само определяет к какой частоте и точке доступа подключиться. Потрогал новые технологии.
Аноним  03/07/25 Чтв 07:37:05 1213411 371
>>1213398
>Не, не путаю. В моем понимании интеграция без легализации = ответственность без полномочий = рабство. Так что нахуй оно надо, если никто не оценит.
Ну, братан, это всего лишь твое мнение. Однако, нельзя отрицать существование множества людей которые живут и прекрасно интегрируются вопреки твоему мнению. Я не вижу никаких противоречий между базовым владением локальным языком и в то же время проживанием по временным визам которые рутинно нужно обновлять. Одно другому ну никак не мешает.
Аноним  03/07/25 Чтв 07:51:55 1213413 372
image.png 100Кб, 800x800
800x800
>>1213398
Какой FPT ставит роутер на оптику? Huawei hg8145x6-10?
Аноним  03/07/25 Чтв 08:35:38 1213429 373
image.png 2876Кб, 2560x1920
2560x1920
image.png 4515Кб, 3118x2039
3118x2039
>>1213413
Непосредственно к оптике подрубают некий "AX3000HV2", который судя по mac-адресу бьется как что-то от Hisense (20:BE:B4).

А для точек доступа "AX3000СV2" что-то от CIG Shanghai (94:F7:17).
Аноним  03/07/25 Чтв 10:52:50 1213476 374
>>1213395
а можно узнать, нахуя нужна интеграция в более отсталое общество? вот выучил ты язык, примитивные культурные обычаи, чтобы что? с кем-то тут Платона, думаешь, можно обсудить? или даже хотя бы тот же буддизм без средневековых предрассудков и противоречий? я вот сильно сомневаюсь. всё равно всё гуковское в тысячу раз лучше уже изучили европейские учёные, лол. интеграция сюда совершенно не имеет смысла ни в каком виде.
Аноним  03/07/25 Чтв 10:55:21 1213477 375
>>1213398
>вьетнамцы отдельно, экспаты отдельно, все в своих пузырях
общался с вьетом, у которого англюсик без акцента почти, говорю, колись где родился, а он говорит, что просто работает в канадской конторе, ни разу из вьетнама не выезжал никуда, лол. ну и там каждый день на английском с носителями, вот и подтянулся. понятно, что это отдельный случай, но и такое бывает
Аноним  03/07/25 Чтв 11:19:21 1213481 376
>>1213394
Ты, наверное, про столицы говоришь. На берегу чем они тут заниматься будут? Сколько живу, ни разу не видел такой контингент. Сплошь криптотрейдеры да программисты. Мб в Нячанге какие-нибудь есть одичавшие экземпляры, но опять же это единицы.
Аноним  03/07/25 Чтв 11:43:06 1213488 377
image.png 3575Кб, 1278x1278
1278x1278
>>1213429
Я для доступа взял RT-AX57, туда стучатся все мои пылесосы, камеры и прочие устройства.
>>1213476
Какой нахуй буддизм, какой ебать платон, ты для начала считать до 10 научись так чтоб тебя понимали, авось не будут тебя обдирать как дурака на рынке.
>нахуя нужна интеграция в более отсталое общество
А можно узнать нахуй ты в это отсталое общество приехал? Дай угадаю, потому что ты нищий и у тебя нет других вариантов? Можешь не отвечать вопрос риторический.
Аноним  03/07/25 Чтв 11:45:16 1213490 378
>>1213481
>Мб в Нячанге какие-нибудь есть одичавшие экземпляры, но опять же это единицы.
Да какие единицы, тут дохуища людей кто еще с доковидных эпох живет. Знаю людей что семьями живут уже годами в оверстее и зарабатывают на туристах.
Аноним  03/07/25 Чтв 11:52:56 1213492 379
>>1213488
>А можно узнать нахуй ты в это отсталое общество приехал?
Во Вьетнаме айтишник может жить как король со своей зарплатой в 3-5 килобачей. В цивилизованных азиатских странах его хуй пустят без рабочей визы, если и пустят он там будет обычным пролом которому недоступны радости жизни, в этих странах айтишники внезапно не привилегированный рабочий класс. Во Вьетнаме ты экспат с баблом, в Сингапуре/Японии нищий мигрант. Чувствуешь разницу?
Аноним  03/07/25 Чтв 11:58:23 1213496 380
>>1213492
Айтишник можешь поехать в Бразилию и получить там ПМЖ, а потом податься на паспорт в Испашку, раз он такой дохуя богатый. Но нет, он сосет хуи во Вьетнаме. Так себе аргумент. Олзо богатые в ЮВА на Бали и на Пхукете, а во Вьетнам едут не от богатства и изобилия, а чтоб сэкономить.
Аноним  03/07/25 Чтв 12:08:48 1213500 381
>>1213496
Гениальный план нахуй, ехать в криминальную парашу когда можно сразу понаехать в Испанию.
>раз он такой дохуя богатый.
Богатый он только по мерам Вьетнама, 3-5к долларов средняя зарплата айтишников во всех развитых странах кроме Америки. Чтобы быть реально богатым надо зарабатывать от 10к
>а во Вьетнам едут не от богатства и изобилия, а чтоб сэкономить.
Во Вьетнам едут как в Тай, кайфовать и ебать азиаток для которых ты белый господин а не нищая пидорашка.
Аноним  03/07/25 Чтв 12:10:49 1213502 382
>>1213500
>Во Вьетнам едут как в Тай, кайфовать и ебать азиаток для которых ты белый господин а не нищая пидорашка.
Ебать прошмандовок ты хотел сказать. Порядочные вьетки дают только англо-саксам, а русские ваньки доябывают то, что осталось. Кек
Аноним  03/07/25 Чтв 12:12:12 1213505 383
>>1213500
>белый господин а не нищая пидорашка
написал дващур с триколором
Аноним  03/07/25 Чтв 12:12:50 1213506 384
>>1213500
> Чтобы быть реально богатым надо зарабатывать от 10к
> $120к в год
> реально богатым
В шепот.
Аноним  03/07/25 Чтв 12:12:55 1213507 385
>>1213502
> Порядочные вьетки
не дают иностранцам впринципе, потому что не хотят оказаться на страницах газеты прошмандовки хошимина
Аноним  03/07/25 Чтв 12:16:40 1213511 386
l>>1213149
Я 3 недели путешествовал по индии, срал дальше чем видел все это время причем пил с бутылок и ел как ты говоришь термически обработанное. Может это ты диванны петушественник?
Аноним  03/07/25 Чтв 12:17:58 1213513 387
>>1213506
Это потолок для простого анальника, без учета уникумов из фаангов и работающих на криптоскам.
>>1213502
Порядочные вьетки дают вьетнамцам, шлюхи дают англо-саксам ради паспорта, кому паспорт не нужен дают русским.
Аноним  03/07/25 Чтв 12:28:28 1213516 388
>>1213505
Че сказать то хотел? Ебать азиаток легче всего в Тае и Вьетнаме русскому. В азиатских тиграх такого не будет, там даже американцам тичерам обычным уже не дают, ждут чеда с внешностью как из Голливуда и заработком 300к.
Аноним  03/07/25 Чтв 12:33:03 1213518 389
>>1213516
филипков забыл, судя по слухам там в десятки раз проще чем в тае и вьетнаме вместе взятом
Аноним  03/07/25 Чтв 12:46:30 1213524 390
а ущемлённым додикам не приходит в голову, что вьетнам может просто нравиться, блядь? для этого не надо быть ни нищим, ни богатым, не нужно считать не то что до 10, а и до нуля, не позориться своим произношением, прося каши вместо привет и т.д. а просто жить и в хуй не дуть. самая пиздатая страна региона, мало соотечественников, а те, что есть, нормальные люди, а не быдло с чакрами, как на бали и в гоа. дёшево. чисто. с абсолютно нейтральными местными. с хуя бы тут не жить?
Аноним  03/07/25 Чтв 12:49:57 1213526 391
>>1213516
Диван иди нахуй. Ты кроме руки своей ничего в жизни не ебал, о чем ты вообще тут пишешь?
>>1213500
>Гениальный план нахуй
С подключением нахуй, россияне эшалонами едут в Флорианополис сейчас.
Аноним  03/07/25 Чтв 13:19:34 1213540 392
>>1213511
ты этим гордишься что ли? проверь жкт или иммунитет, лол. я только в этом году месяц прожил в палаточном кэмпе на кумбха меле - самом большом собрании людей на планете, ел только пищу, приготовленную в полевых условиях дикими селюками, отравлений ни у меня, ни у товарищей не было.
может, у тебя привычки какие-то ебанутые, пальцы облизываешь, поковырявшись в жопе, или ещё что, это ж всё надо учитывать тоже.
Аноним  03/07/25 Чтв 13:51:21 1213545 393
>>1213540
Если верно помню около 30% индусов сами хронически дрищут по ветру и не смогут понос вылечить даже если бы были деньги на медицину, чего толку выйдешь из больницы и там снова хрючево с тараканами и вода из болота.
Аноним  03/07/25 Чтв 14:19:40 1213563 394
>>1213496
>Айтишник можешь поехать в Бразилию и получить там ПМЖ, а потом податься на паспорт в Испашку, раз он такой дохуя богатый.
Объясни этот мув на пальцах. Как мне пмж Бразилии поможет в получении внж Испахи?

Про аренду кондо в Бразилии, и коммуналку в 250$ долларов ты конечно же не в курсе. 750$(500$ аренда 250$ коммуналка и обслуживания кондо) это минимум, который нужно будет отдавать во флорипе за вшивый кондо. Другие траты в Бразилии считать будем?
Во Вьетнаме реально можно жить королем, такого места в мире нет нигде больше, по цене и качеству.

>>1213526
>С подключением нахуй, россияне эшалонами едут в Флорианополис сейчас.
Едут рожать, чтобы после сьебаться с паспортом, но халяву скоро прикроют, потому что люди не остаются, а рожают и уезжают дальше, нагружая систему.
Аноним  03/07/25 Чтв 14:22:24 1213566 395
>>1213545
они недооценивают мытьё рук, я уже не говорю про остальные мероприятия по личной гигиене. температура же справляется с подавляющим большинством бактерий, даже если они там с рук что-то натрясут - не критично для организма. ну и водопровод там пиздец, а они пьют оттуда
Аноним  03/07/25 Чтв 14:22:25 1213567 396
>>1213496
>Айтишник можешь поехать в Бразилию и получить там ПМЖ, а потом податься на паспорт в Испашку
Ты о чем вообще? Нет такой схемы. Даже получив гражданство страны ЛатАм, ты никак не понаедешь в Испанию.
Аноним  03/07/25 Чтв 17:33:35 1213635 397
>>1213566
Ты то руки может и помыл, а вот грязный индус который тебе кари готовил нет
Аноним  03/07/25 Чтв 17:55:47 1213643 398
>>1213496
Ты путаешь, лолка
У бразильских ГРАЖДАН есть некоторые послабления при переселении в Португалию, но никак не в Испанию и никак не по ВНЖ.
Испания ждет арентинских, опять таки, ГРАЖДАН.
Аноним  03/07/25 Чтв 18:51:25 1213647 399
>>1213635
это не так работает в реальности. нужна критмасса колонии бактерий. да, если при тебе размешивают салат из сырых овощей (помытых адской водой, если вообще помытых) руками, то будут проблемы. если же в кипящий котёл засунут даже грязный черпак и там пошурудят, чтобы налить тебе порцию, а с рук повара там что-то даже сверху нападает, то ничего не будет, скорее всего. уж даже лепёшек я сколько переел, а их трогают, - и всё в порядке.

даже во вьетнаме, ну каждый же должен был видеть, сидит старушка, в стоячей воде моет плошки. казалось бы, один клиент с впч - и всем мискам пизда. но так это тоже не работает. бактерии ж не только умирают от химикатов, они банально смываются с рук водой, т.е. прям тупо физически скатываются, как дети с горки.
Аноним  03/07/25 Чтв 20:00:00 1213655 400
>>1213647
Чтобы твою критмассу набрать готовому хрючеву достаточно полчасика постоять на солнышке в индийские +37, желательно рядом с плитой, где его готовили. Ну классический вариант, когда кто-то заказал, есть не стал, а следующий клиент получает его чикен тика масалу, после чего следующие 3-4 дня дрищет без конца.
Аноним  03/07/25 Чтв 20:13:03 1213658 401
>>1213655
главное правило общепита - никогда не есть там, где нет людей. не могу себе представить твой сценарий. тем более в индии. даже в гуджаратской пустыне при мне готовили всегда
Аноним  03/07/25 Чтв 20:16:48 1213660 402
>>1213658
Как будто ты на кухню каждой кафешки заходил. Это тебе не макдак, где в кондиционируемом помещении готовят в резиновых перчатках и хрючево выбрасывают через 15 минут, если его не заказали.
Аноним  04/07/25 Птн 06:17:31 1213746 403
telegram-cloud-[...].jpg 117Кб, 1080x1066
1080x1066
telegram-cloud-[...].jpg 88Кб, 1080x723
1080x723
telegram-cloud-[...].jpg 102Кб, 646x1280
646x1280
Кек, так вот для чего было нужно объединение регионов. Пополнять казну за счет автовладельцев из Биньюнга и Вунгтау, которые теперь платят в 20 раз больше за тот же самый регион на своем номере.

Хуцпа по-вьетнамски.
Аноним  04/07/25 Птн 06:43:08 1213747 404
>>1213647
>бактерии ж не только умирают от химикатов, они банально смываются с рук водой, т.е. прям тупо физически скатываются, как дети с горки
Двач позновательный.
Аноним  04/07/25 Птн 06:45:28 1213748 405
>>1213660
Во вьетнамских столовках кухня прямо в зале, все перед твоими глазами буквально происходит.
Аноним  04/07/25 Птн 06:47:41 1213750 406
>>1213746
Сейчас скуфы нефтяники из Вунгтау устроят бунд и устроят сепаратизм.
Аноним  04/07/25 Птн 07:25:38 1213754 407
>>1213746
>которые теперь платят в 20 раз больше за тот же самый регион на своем номере.
Хуясе. Так-то дорого.
Аноним  04/07/25 Птн 10:13:37 1213770 408
>>1213750
Выберем своего президента! Бля, представил, если бы все русские из Вьетнама заспавнились одновременно в Вунгтау, а вьетов выдавило за границы территории, как в Циве. Интересно, как бы развились события
Аноним  04/07/25 Птн 10:34:04 1213775 409
Пиздец заказал витаминов из Австралии, походу их не пропустит таможня. Хз че требуют, какое-то разрешение от вьетнамской компании, т.е. по сути нет. Вьебал 4 ляма збс.
Аноним  04/07/25 Птн 10:55:09 1213776 410
>>1213775
О, ну это вьетнамская классика, я об это обжегся еще в первый год жизни. К счастью в моем случае продавец добросовестный и бабки вернул после того как получил посылку назад.

Поспрашивай у транспортников могут ли они оформить отказ от посылки и по-быстрому отправить ее назад. Я так сделал, вместо того чтобы ждать 60 дней чтобы они по таймауту сами отправили.
Аноним  04/07/25 Птн 11:09:13 1213783 411
Аноним  04/07/25 Птн 11:27:59 1213785 412
>>1213783
во вьетнаме? феноменально чисто. встречал тут полярное мнение, но не представляю даже, что у вас за помойки в местах обитания. родной дс-2 ни в какое сравнение, например.
Аноним  04/07/25 Птн 11:37:22 1213787 413
image.png 228Кб, 640x614
640x614
>>1213785
Вьетнам по чистоте где-то посередине между Индией (тотальный щитхол) и РФ (норм, но до топов не дотягивает).

А еще здесь до сих пор всем рулит подсечно-огневая система земледелия, так что прекрасные запахи гарантированы.

Ну и пластиковый хлам повсюду, когда тебе даже в корейских GS25 и Emart на каждую малейшую покупку по пакетику.
Аноним  04/07/25 Птн 11:52:39 1213790 414
>>1213785
А где ты живешь, что у тебя так чисто? На туристической улице?
Аноним  04/07/25 Птн 11:59:08 1213792 415
>>1213790
в дананге у пляжика. но я же обычный человек, езжу зубы лечить за реку, в гиперы и т.д., где живут вполне себе глубинарии. чисто везде. но дананг - миллионник, его зачем брать в расчёт? куда удивительнее шитхолы вроде безымянных деревушек или даже границы с лаосом, где, казалось бы, совсем отмороженные селюки живут и должны засрать буквально всё, но они этого не делают.

в местах моего обитания ну просто нет мусора. конечно, пованивают помойки вечером, куда без этого, но это скорее неизбежность. пока в дс-2 мусор, разлетаясь из открытых бачков, припорашивает окружающие лужайки, затопленные лужами и грязью, здесь всё аккуратно закрыто в контейнерах и никуда не улетает (ветра-то нет как явления). назвать вьетов серунами тоже нельзя. да, у них странные привычки кидать кости под стол, но пока холуй это всё убирает после трапезы - не страшно.
Аноним  04/07/25 Птн 15:48:36 1213858 416
>>1213792
Я хз чел как так в глаза ебаться можно.
Аноним  04/07/25 Птн 18:44:38 1213904 417
>>1213858
сегодня даже ливень нихуя не поднял. специально ходил и по сторонам смотрел, выискивая горы мусора
Аноним  04/07/25 Птн 19:26:30 1213915 418
>>1213904
Ну про горы я хз, гор нет - что есть а) не видел я просто чистых 10 метров б) есть дикая вонь прям какая-то уникальная, именно от мусора. будто они настаивают его на солнышке перед тем как выкинуть я хз
Аноним  05/07/25 Суб 04:08:57 1213995 419
image.png 516Кб, 680x408
680x408
image.png 567Кб, 680x408
680x408
>>1213915
От каналов еще обычно воняет.

White people don't be seasonin' they rivers 'n' shiet.
Аноним  05/07/25 Суб 14:59:34 1214040 420
>>1213545
Не корми шиза, я уже сделал ошибку эту.

Чел просто с пеленок говно достовал и ел, вот и его не пронимает и теперь считает что это норма.
Аноним  05/07/25 Суб 15:57:25 1214060 421
>>1214040
т.е. сраку рвёт тебе, а шиз я? лол, ну неплохо коупишь, лишь бы тебе нравилось. смотри не сдохни от простуды какой-нибудь, крепыш
Аноним  05/07/25 Суб 16:36:27 1214068 422
Так-то йогурт ешьте если срете жидко
Аноним  06/07/25 Вск 06:57:53 1214178 423
>>1213775
Спроси сколько надо дать денег, чтоб тебе выдали посылку.
Аноним  06/07/25 Вск 07:02:36 1214180 424
>>1213787
Я дохуя Вьетнама изъездил в том числе на поезде в обе стороны и могу сказать, что чисто там где есть хозяин, а на пустырях мусорят. Бабки у своей двери все начисто моют, но в то же время говно на дорогу выливают. Но самые мусорные люди это рыбаки, вот от них говна больше всего, даже туристы ни в какое сравнение не идут с рыбаками, это просто генераторы мусора. В деревнях бабки вообще настолько чистой считают дорогу, что на ней рис сушат вдоль обочины.
Аноним  06/07/25 Вск 07:05:53 1214182 425
>>1213995
Люди в трущобах сами срут себе под жопу. Благо во Вьетнаме таких трущоб минимален по уровням ЮВА. Белый человек не живет рядом с трущобами.
Аноним  06/07/25 Вск 08:46:32 1214187 426
image.png 1313Кб, 867x1390
867x1390
>>1214182
Между пунктами назначения, надо пынямать, белый человек на вертолете перемещается?
Аноним  06/07/25 Вск 08:55:30 1214188 427
>>1214178
У кого? Мне дхл письмо прислал. Я не ебу куда идти даже.
Когда вьетнамская почта задержала - я пошел к ним и отпустили за деньги(но в посылке были просто мои вещи)
Аноним  06/07/25 Вск 09:44:41 1214195 428
>>1214187
Мои пункты назначения не пролегают через трущобы. Естественно, речь не идёт про столичные районы самостроя, там может быть что угодно. Речь про обычные крупные города и оживлённые улицы на них. Там мусора нет. Как и в деревнях, собственно. А искать копрофильские клубы, чтобы потом бегать с круглыми глазами: там говно едят, люди! - ну это пиздец стратегия жизни, не хочу к ней приближаться даже.
Аноним  06/07/25 Вск 12:15:34 1214215 429
>>1214195
Два чая, да у вьетов отходы на виду, в особенности на рынках, но каждый вечер бригада мусорщиков по всем улицам собирает говно и увозит его мусоровозами, а так же подметают, только что не моют. Даже мотомастерские все хоть и чумазые от масла и смазки, но все прибрано и в порядке. Мусор видно когда ветер и раздуло кучу которую не успели собрать мусорщики, но это не везде и не всегда.
Аноним  06/07/25 Вск 18:59:45 1214327 430
Аноним  06/07/25 Вск 19:47:47 1214350 431
Можно ли транспортную компанию(мувинг дананг-сайгон) попросить хранить мои коробки пару дней пока я не прилечу сам и не заселюсь куда-нибудь?
Аноним  07/07/25 Пнд 03:13:22 1214417 432
1751847190034.png 741Кб, 1080x1125
1080x1125
А кто-нибудь бывал на самом севере Вьетнама? Северо-запад от Ханоя ближе к китайской границе. Посоветуйте что интересного там можно посмотреть как туристу.
Аноним  07/07/25 Пнд 03:14:06 1214418 433
1751847233199.png 741Кб, 1080x1125
1080x1125
Отклеилось
Аноним  07/07/25 Пнд 04:57:02 1214425 434
>>1214417
Ну там Сапа рядом. Или ты ее намеренно отрезал? Я только в Сапе был
Аноним  07/07/25 Пнд 05:03:53 1214426 435
image.png 445Кб, 1394x946
1394x946
1733880832.mp4 29580Кб, 1280x720, 00:02:28
1280x720
Аноним  07/07/25 Пнд 05:56:30 1214428 436
>>1214425
Мне далеко ехать до туда наверное. Я стартую на байке с 谅山市/Lang son. Но спасибо за совет, посмотрю дотяну ли.

>>1214426
Ооо, то что нужно. Кайфы, туда и двину.


И наверняка вы больше шарите за местный лор мотобайков. Что стоит брать на двоих? Видел за 200-300к 150 кубовые Хонды. Приемлемо для гор если на двоих? Или есть какая-то спец модель легенда конкретно у вас которую всю берут? Мне именно формата скутера чтобы относительные дальняки бахать по 100-200 в день.
Аноним  07/07/25 Пнд 06:26:17 1214430 437
>>1214428
Если говорить про горные путешествия то там лучше смотреть на механику/полуавтомат, так как будет торможение двигателем (хотя современные скутеры с вариатором тоже умеют, но не так хорошо, для безопасности на скутерах исключительно в сухую погоду).

У всех ренталов есть Honda XR150/CRF150, для двоих это лучший вариант. Honda Wave довольно слабенький, если его то лучше два взять и ехать порознь.
Аноним  07/07/25 Пнд 07:19:53 1214434 438
image.png 1356Кб, 1011x568
1011x568
>>1214417
Был в Шапе, поднимался на Фаншипан. Так же объехал всю Нинь Бинь. Спрашивай ответы.
Аноним  07/07/25 Пнд 07:21:32 1214435 439
>>1214428
>Что стоит брать на двоих?
PCX но все равно если будете ездить по 3-4 часа охуеете. Лучше взять пару Нуов для каждого.
Аноним  07/07/25 Пнд 07:24:06 1214436 440
image.png 2447Кб, 1231x951
1231x951
>>1214430
>Honda XR150/CRF150
Ты прикалываешься да?
Аноним  07/07/25 Пнд 07:36:16 1214438 441
>>1214434
>поднимался
На подъемнике?
Аноним  07/07/25 Пнд 07:53:27 1214440 442
>>1214438
Да, пешком долго и ебано, это для любителей сплавов и походов. На подъемнике эпично. Впечатляет как они посреди джунглей ставили опоры и все это делали. Потом еще надо ногами по ступенькам пиздюкать долго 100% заебешься. И тебе очень повезет, если будет ясно. Но впечатления конечно охуенные. Да и сама Шапа очень красивое место, просто на байке поездить, походить пошароебиться. Жил в хоумстее у хмонгов.
Аноним  07/07/25 Пнд 08:08:49 1214442 443
>>1214440
>Впечатляет как они посреди джунглей ставили опоры и все это делали
Ты там 2км-лифт не видел? Около моста любви или чет такое. Стеклянное такое
Аноним  07/07/25 Пнд 08:13:27 1214443 444
Аноним  07/07/25 Пнд 11:12:31 1214456 445
Аноним  07/07/25 Пнд 11:31:22 1214460 446
>>1214456
Не, в этой же. Ну там недалеко короче, может формально это и другая провинция, по сути час пути. Я тоже не был впрочем, чет не захотел.
Аноним  07/07/25 Пнд 11:32:18 1214461 447
>>1214460
А не, я глянул там 400км. Значит другой
Аноним  07/07/25 Пнд 11:33:10 1214462 448
Аноним  07/07/25 Пнд 12:52:02 1214478 449
image.png 3014Кб, 1582x976
1582x976
Аноним  07/07/25 Пнд 13:11:40 1214484 450
>>1214435
>>1214430
>>1214426
>>1214425
Спасибо вам за дружелюбные ответы. В итоге с относительным трудом нашел Yamaha NVX 155. Думаю для моего плана сгодится. Залога 300 бачей.

Поеду смотреть кайфовать по loop.
Аноним  07/07/25 Пнд 13:14:28 1214485 451
>>1214484
>Yamaha NVX 155
Норм байк, молодежный, но для второго пассажира там так себе место. На самом деле лучше между городами на слипере ездить. А локально брать байк недалеко у отеля, там дешевле, но и байки попроще.
Аноним  07/07/25 Пнд 14:06:09 1214503 452
>>1214484
А там как раз вариатор, так что будь аккуратнее, не пали тормоза на серпантинах. Если почувствуешь что тормозить стало хуже - постарайся найти подходящее место для остановки и дай им остыть.

Байк неплохой, но больше городской конечно.
Аноним  07/07/25 Пнд 14:40:59 1214516 453
>>1214485
В итоге еду в слипере с Ханоя. Не стал 400 км гнать.

>>1214503
Ну я уже 8 лет подряд езжу на различных дрынах 100-125 кубиков на каждый день и по горам азии есть опыт, с вариатором не идеально, но если потихоньку то с комфортом. Там в круг диски, так что будут жить. В любом случае мы не торопимся и я больше за удобство на двоих чем оффроуд. Если что на затяжных спусках просто буду скатываться когда сцепление разжато без газа.

Опять же вы все были правы там 99% это либо полуавтоматы, либо механика что не очень мне подходит. Взял лучшее из того что смог найти. Жирнее ничего особо не было из вариаторов, а брать убиваться с эйр блейдом 125 без запаса совсем грустно.
Аноним  07/07/25 Пнд 15:28:29 1214524 454
>>1214350
Думаю, да. Когда из Нячанга в дананг переезжал, то мог забрать вещи с их склада в течение недели.
Аноним  07/07/25 Пнд 16:22:06 1214548 455
>>1214516
Да на самом деле полуавтомат вообще не проблема, особенно когда увидишь как на них ездят вьетнамцы. Они тупо ставят 3 или 4 передачу и вообще не щелкают ими. Получается очень плавный разгон.
Аноним  07/07/25 Пнд 16:53:25 1214557 456
сабайди, ебать тут деревня
Аноним  07/07/25 Пнд 17:24:40 1214571 457
>>1214503
Ездил на NVX155 по жопам, песку и глине, ABS у него работает заебца. Там где у простых байков блокируются колеса этот едет спокойно.
Аноним  07/07/25 Пнд 17:42:33 1214587 458
image.png 330Кб, 1522x950
1522x950
>>1214571
Ну то что ABS - круто, это понятно, но он тебя никак не спасет когда ты довел тормоза до перегрева на спуске и в рычаге у тебя ноль отклика.

Щас кстати на новый NVX 2025 завозят YECVT с функцией понижайки. Интересно конечно это маркетинговый трюк или реально будет работать.
Аноним  08/07/25 Втр 06:18:59 1214710 459
>>1214557
С дананга завизаранил?
Вьентьен по репортам вроде не деревня
Место? Причина? Цена? Наличие хеппи меню?
Аноним  08/07/25 Втр 08:06:56 1214714 460
А как вкатится-то во Вьетнам?

Я домашний сычик, хочу осень-зиму провести не в пидорашьем климате с четырёхчасовым светоднём и -25 градусами. Слышал Вьетнам дёшево и самый сезон именно в это время.

Я один что считаю большим минусом, из интересов играть компутер, ездить байк не умею.
Аноним  08/07/25 Втр 08:37:25 1214717 461
>>1214587
Звучит круто, но нахуя оно надо? Я тогда лучше уж возьму ВОЗБУДИТЕЛЬ на мехе и ебал я все в рот.
Аноним  08/07/25 Втр 08:39:38 1214718 462
>>1214714
>Слышал Вьетнам дёшево и самый сезон именно в это время.
Дешево да, но не сезон потому что дожди, волны, купаться нельзя. Но тепло и комфортно, не такое пекло как летом.
>А как вкатится-то во Вьетнам
На самолете по тур визе.
Аноним  08/07/25 Втр 08:53:17 1214722 463
>>1214718
На Фукуоке и Кон Дао вполне себе сезон. Всё-таки страна довольно большая, найдутся места под любые времена года.
Аноним  08/07/25 Втр 08:55:12 1214723 464
>>1214722
>На Фукуоке
Врагу не пожелал бы там жить.
Аноним  08/07/25 Втр 09:01:09 1214724 465
Аноним  08/07/25 Втр 09:12:19 1214727 466
Ну что я могу сказать... С точки зрения притязательного путешественника всё плохо.

Культуры нет, есть ублюдская этника расчитанная на туриста.
Архитектуры нет, есть развалюхи и минимум колониального.
Население кузнечики, урбанистика в жопе. Вонючие байки, хаос на дорогах.
Дикий язык.

Казалось бы есть современная история - войны 20 века. Но всё аутентичное уже давно сгнило - климат 100% влажности, оттого даже деньги пластиковые.

Вьетнамская война сеттинг для англосаксов-туристов, а прикольного во времена первой и второй мировой не было.

Единственное что хорошо это дёшево и климат. Физиологический дешёвый отдых. Полежать на пляжу попой кверху, на волне попрыгать, поесть морских гадов.

Мне бы с моими притензиями конечно в Италию наверное, да я нищий...

>>1213647
Хуя у вас там уровень санитарии конечно
Аноним  08/07/25 Втр 10:11:43 1214735 467
>>1214727
В Вьетнаме надо жить в тауэре с бассейном, не выходя из него и наслаждаясь дешевыми доставками и жрачкой, любой другой лайфстайл - это извращение. Если хочешь быть нормисом и выходить на улицу, то вообще не понимаю, зачем сюда ехать мусором дышать, есть много других хороших стран.
Аноним  08/07/25 Втр 10:14:45 1214736 468
>>1214735
Посоветуйте тауэры в Сайгоне.
Аноним  08/07/25 Втр 10:15:15 1214737 469
>>1214735
>есть много других хороших стран
Каких?
Вообще проблемы других хороших стран что там вас не то что не ждут - вряд ли пустят
Аноним  08/07/25 Втр 10:23:58 1214740 470
>>1214724
Скука там смертельная. На Фукуоке можно максимум неделю почилить и этого хватит, чтоб сходить в аквапарк, зоопарк и прочие локации для туристов. Туда едут пакетники в большие сетевые отели и там у них все включено. По Фукуоку же особо сказать нечего, это по сути вьетнамский Крым который отжали у Кампучии в войну. Я бы ебанулся там жить даже месяц.
Аноним  08/07/25 Втр 10:28:26 1214741 471
>>1214727
>климат 100% влажности
Ой не пизди, сейчас в Нячанге 59% влажность, зимой когда дожди бывает 80%, но это только вечером, днем все подсыхает снова.
>Единственное что хорошо это дёшево и климат
Ну если тебе только это надо то бронируй какой-нибудь Radisson Blu или Mövenpick и чилить там в загончике, где всё включено.
>Архитектуры нет
Нахуй тебе архитектура, когда кругом такая красивая природа?
Аноним  08/07/25 Втр 10:29:25 1214742 472
>>1214740
Интересно что koh Rong вполне себе живой курорт молодежный веселый, много европейских молодых баб там отдыхает кстати
Аноним  08/07/25 Втр 10:31:24 1214743 473
>>1214742
ну может это во мне дело, но мне куда интереснее континентальный Вьетнам, может у меня островная клаустрофобия
Аноним  08/07/25 Втр 10:54:32 1214745 474
>>1214557
C ханоя, вьентьян большая деревня в которой вообще нехуй делать. Сейчас в ванг вьенге, тут поинтереснее и цены копейки аля 10 бакс отель с завтраком и бассейном, хепи меню тоже в наличии
Аноним  08/07/25 Втр 10:55:42 1214746 475
>>1214745
алсо тайская/лаоская кухня такая хуйня после вьетской, пад крапао эти всякие все зажареное в глутамате
Аноним  08/07/25 Втр 10:59:00 1214747 476
>>1214743
Ну кох Ронг это Камбоджа в плане. 100км проплыть, я думал ближе так-то

>>1214745
>хепи меню тоже в наличии
Дрочка в плане? Во Вьянтяне есть хороший бар gallery38 кстати
Аноним  08/07/25 Втр 12:41:19 1214763 477
>>1214727
>Мне бы с моими притензиями конечно
в Саратовскую губернию
Аноним  08/07/25 Втр 13:02:05 1214770 478
>>1214747
>Дрочка в плане?
Наркота
Аноним  08/07/25 Втр 15:02:42 1214790 479
>>1214735
>любой другой лайфстайл - это извращение
Так толсто, что подо мной стульчик сломался.
Аноним  08/07/25 Втр 17:27:59 1214804 480
>>1214790
Зазвучала серия бибиканий со стороны Хойана
Аноним  08/07/25 Втр 18:10:15 1214815 481
>>1214804
хрюкнул. переделай всю!
Аноним  08/07/25 Втр 18:23:53 1214819 482
Аноним  08/07/25 Втр 20:43:43 1214842 483
>>1214727
>>1214763
>в Саратовскую губернию
Я понял, мне всего лишь надо ожлобеть и старым стать чтобы наслаждаться пляжиком и рекреацией.
Аноним  09/07/25 Срд 05:50:02 1214879 484
IMG2720.MP4 6259Кб, 720x1280, 00:00:19
720x1280
Нашёл канал вот такой тяночки. Из того что она расказывает и показывает, этот Вьетнам нищая помойка.
http://www.youtube.com/@Машавпутешествии

Корочё чё я... Думал на что эта кривозубая там живёт, а её парень содержит.

Хуже только бабка которая мучила делать финансы, куда вкладываться, а её оказывается всё это время муж содержал.

Изимод как он есть.
Аноним  09/07/25 Срд 06:23:23 1214881 485
>>1214727
Всё так, ещё добавь что магазинов нет не продуктовых не любых других. Тут в соседнем чате читал как чувак компухтер покупал, ему палевые комплектующие дали
Аноним  09/07/25 Срд 06:50:53 1214882 486
>>1214879
> Из того что она расказывает и показывает, этот Вьетнам нищая помойка.
Чем больше будешь смотреть контента про Вьетнам - тем больше будешь укрепляться в этом мнении.

А зачем тебе это, кстати? Переубедить тутошних? Да мы и сами всё знаем из первых уст. Просто одни знают и ничего с этим не могут сделать, а другие по уши в копиуме и им уже как будто бы норм.
Аноним  09/07/25 Срд 09:29:28 1214893 487
>>1214819
всю пасту про сгущёнку в таком стиле переделай. у тебя талант
Аноним  09/07/25 Срд 09:31:20 1214894 488
>>1214842
Дурик, ты говоришь что-то про культуру и Италию, а сам не осилил даже простейшие правила орфографии и пунктуации. Вот где-то здесь начинаются несоответствия твоей дешёвой позы и реальности.
Аноним  09/07/25 Срд 09:47:19 1214896 489
Как море во Вьетнаме? Годное?
Аноним  09/07/25 Срд 10:09:41 1214900 490
>>1214896
Ну типа. С другой стороны все годное море на островах. Еще на удивление залив в Камрани именно хорошо выглядит. Городские пляжи у меня никаких эмоций не вызвали впрочем
Аноним  09/07/25 Срд 10:37:57 1214905 491
>>1214896
На самом деле, так себе море. Если мы говорим про Нячанг и Дананг. Много волн в несезон, много китайцев (срут), морские огурцы и медузы летом.

Конечно, везде есть места поспокойнее. Но так, чтобы приехать тюленем на 2 недели и получить удовольствие от спокойного плавания - скорее, нет.
Аноним  09/07/25 Срд 10:39:15 1214906 492
>>1214905
Добавлю, что Дананг - супер место, чтобы встать на доску. Очень частые и низкие волны, слышал от интересующихся, что это отличные вводные для новичкового уровня.
Аноним  09/07/25 Срд 16:12:51 1215002 493
>>1214882
>Чем больше будешь смотреть контента про Вьетнам - тем больше будешь укрепляться в этом мнении.
Потому что оно так и есть? Я не только рандомных додиков смотрю, https://t.me/wakingtravel говорит так же.
>А зачем тебе это, кстати?
Рассматриваю для себя куда бы просто поехать, узнал что вьетнам также тема чтобы пережить в нём пидорашью зиму, что неплохо. Из того что я узнал мне пока не зашло, но один фиг вроде дёшево и терять особо нечего так что можно и попробовать.
Аноним  09/07/25 Срд 16:49:24 1215007 494
>>1214879
>Вьетнам нищая помойка
А чего ты ждал, лалка? Швейцарии в стране с подушевым ввп уровня Украины и средней зарплатой долларов так в 200? Суть страны в том, что ты за потешные тысячу долларов от сдаваемой бабкиной двушки в дс, сможешь жить в экспатском квартале в квартирке/отельном номере в свеженьком здании с бассейном-тренажеркой, питаться в кафешках причем даже не обязательно в местных столовках, в тех же новотелях и прочих шератонах есть вполне себе рестораны хорошего уровня довольно дешево и все это в тропиках в шаговой доступности от моря.
Я был в Нячанге до ковида пакетником, жил недалеко от розового дилдака и какого-то там страшного пиздеца не наблюдал. Уж точно выглядит получше какого-нибудь средненького черноморского курорта. Все застроено свеженькими высотками, на улицах особо не насрано, крысы стаями не бегают. Да, видно что страна посткоммунистическая в плане того, что выбора в магазинах мало, развлекаловок на каждом углу нет и тд, но вполне себе жить можно.
Аноним  09/07/25 Срд 20:27:23 1215074 495
>>1214879
Нахуй ты тут свою шлюху кривозубую пиаришь?
Аноним  09/07/25 Срд 20:31:26 1215075 496
>>1214879
>наличка во вьетнаме это мастхэв
Говорит эта шлюха в своем ролике, когда уже у каждой бабки сраки есть счет в банке и даже если она продает батат под мостом у неё тоже есть qr-код и она принимает банковские переводы. И так везде вообще везде во Вьетнаме. Не советую смотреть эту шкуру она не ведает какой вздор она несет. Я неделями не трачу кэш, все платежи это QR и Visa (которой можно нахуй не платить но на кассе в Go мне влом бывает сканировать).
Аноним  09/07/25 Срд 20:35:09 1215077 497
>>1214896
Сегодня нырял на ночном дайве со спидбота. Море заебись, видимость норм, дохуя крылаток развелось, но это далеко от берега. Еще осьминога видел, охуенный. Рыба ночью в свете фонарика не шугается тебя, можно смотреть на неё как в аквариуме где ты сам и находишься.
Аноним  09/07/25 Срд 21:23:47 1215081 498
>>1215075
Я что-то не понял откуда у тебя электронная нац.валюта

Это же надо счёт иметь в банке местном наверное.

>все платежи это QR и Visa
Я слышал там чуть ли не три перевода валют по всратому курсу
Аноним  09/07/25 Срд 21:29:42 1215086 499
>>1215081
>Это же надо счёт иметь в банке местном наверное.
Раздел называется эмиграч
Аноним  09/07/25 Срд 21:36:58 1215087 500
>>1215086
>эмигрант с тур визой
Аноним  09/07/25 Срд 22:02:34 1215089 501
>>1215086
Раздел называется "Другие страны"
Аноним  10/07/25 Чтв 05:18:18 1215112 502
>>1215081
>Это же надо счёт иметь в банке местном наверное.
Во Вьетнаме это не проблема, хоть по 45 дневному штампу открывай счет.
Аноним  10/07/25 Чтв 10:49:28 1215126 503
Настройки X
Ответить в тред X
15000
Добавить файл/ctrl-v
Стикеры X
Избранное / Топ тредов